Monitor AWS EC2 in Grafana Cloud out of the box
Grafana AWS Observability offers an out-of-the-box, embedded experience for you to efficiently explore and analyze your Amazon EC2 data.
The list of EC2 instances is available from the Overview tab.

In addition to sorting and filtering capabilities, you can:
Choose the timeframe you want to view by using the time range selector.
![Time selector]()
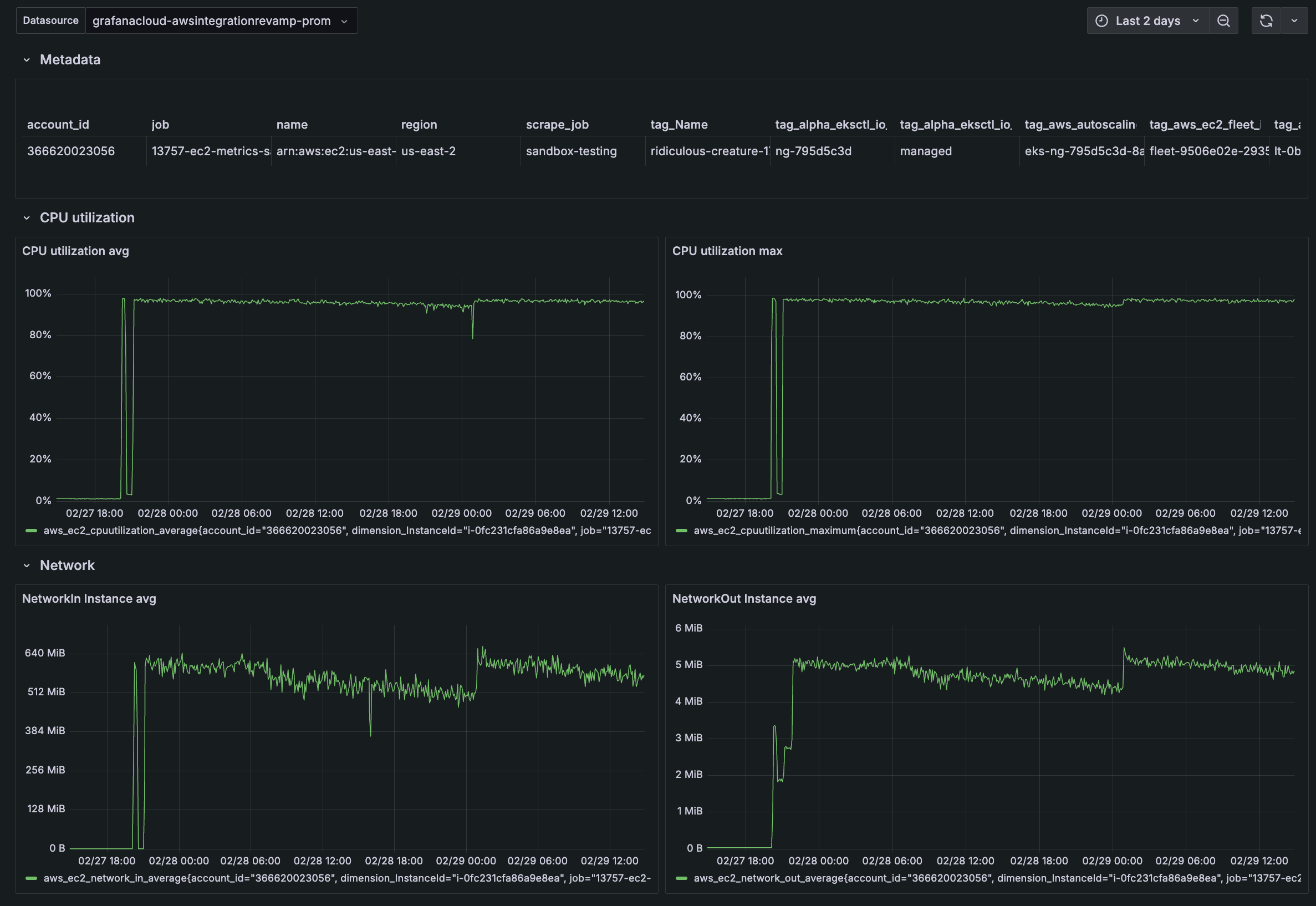
View the details of each instance.
![Instance detail]()
Switch to the Regions tab to view how instances scale by region.
![Regions tab]()
Determine how to allocate resources based on utilization and scaling demands you discover in the Rightsizing tab.
![Rightsizing tab]()




