Monitor Ceph easily with Grafana
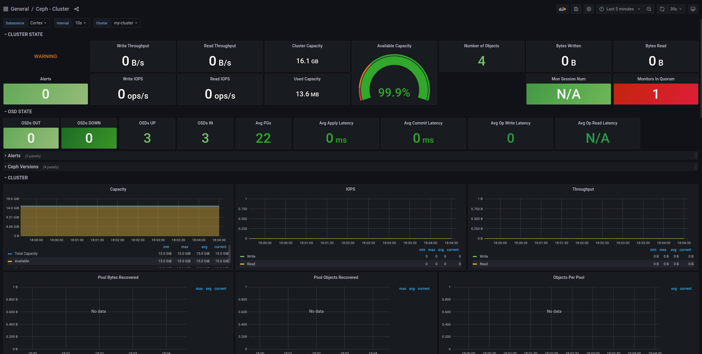
Easily monitor Ceph, which delivers object, block, and file storage in one unified system, with Grafana Cloud’s out-of-the-box monitoring solution. The Grafana Cloud forever-free tier includes 3 users and up to 10k metrics series to support your monitoring needs.

