Monitor Apache Tomcat easily with Grafana
Easily monitor Apache Tomcat — an open source web server and servlet container that can run Java-based web applications — with Grafana Cloud Application Observability. The Grafana Cloud forever-free tier includes our solution for application observability, plus a fully managed observability stack (Grafana, metrics, logs, traces, profiles, and more) suited for small teams with up to 3 active users per month.
Grafana Cloud Application Observability helps users monitor Java applications with:
- Instrumentation with OpenTelemetry to collect metrics, traces, and logs in a vendor-neutral format to avoid lock-in.
- Out-of-the-box dashboards to expedite anomaly detection and root cause analyses in your Java applications.
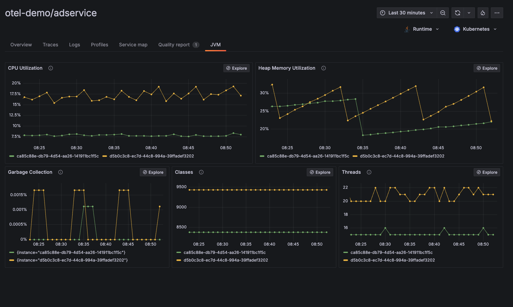
- JVM-level observability data including CPU utilization, heap memory utilization, garbage collection, classes, threads, and more.
**If you prefer using Prometheus to monitor Apache Tomcat performance, please visit the documentation page: Apache Tomcat Integration for Grafana Cloud.


