Cloudflare-GraphQL-R2
https://github.com/kyouheicf/cloudflare-graphql-grafana
cloudflare-graphql-grafana
Prepare your Grafana environment
- Create free Grafana Cloud account
- or Use your own Grafana instance
Install and Configure GraphQL Data Source plugin
![graphql-datasource]()
Import dashboard from JSON file
Enter your
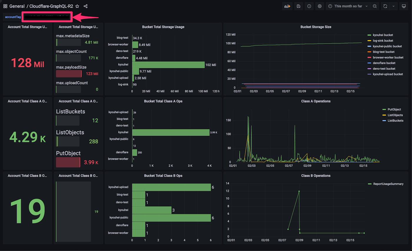
accountTagorzoneTagas Textbox variable on dashboard in order to show your account (or zone) specific analytics data

Data source config
Collector config:
Upload an updated version of an exported dashboard.json file from Grafana
| Revision | Description | Created | |
|---|---|---|---|
| Download |
Cloudflare
Easily monitor analytics from Cloudflare, which provides content delivery, DDoS mitigation, internet security, and other related servicese, with Grafana Cloud's out-of-the-box monitoring solution.
Learn more
