Important: This documentation is about an older version. It's relevant only to the release noted, many of the features and functions have been updated or replaced. Please view the current version.
Grafana Mimir Ruler dashboard
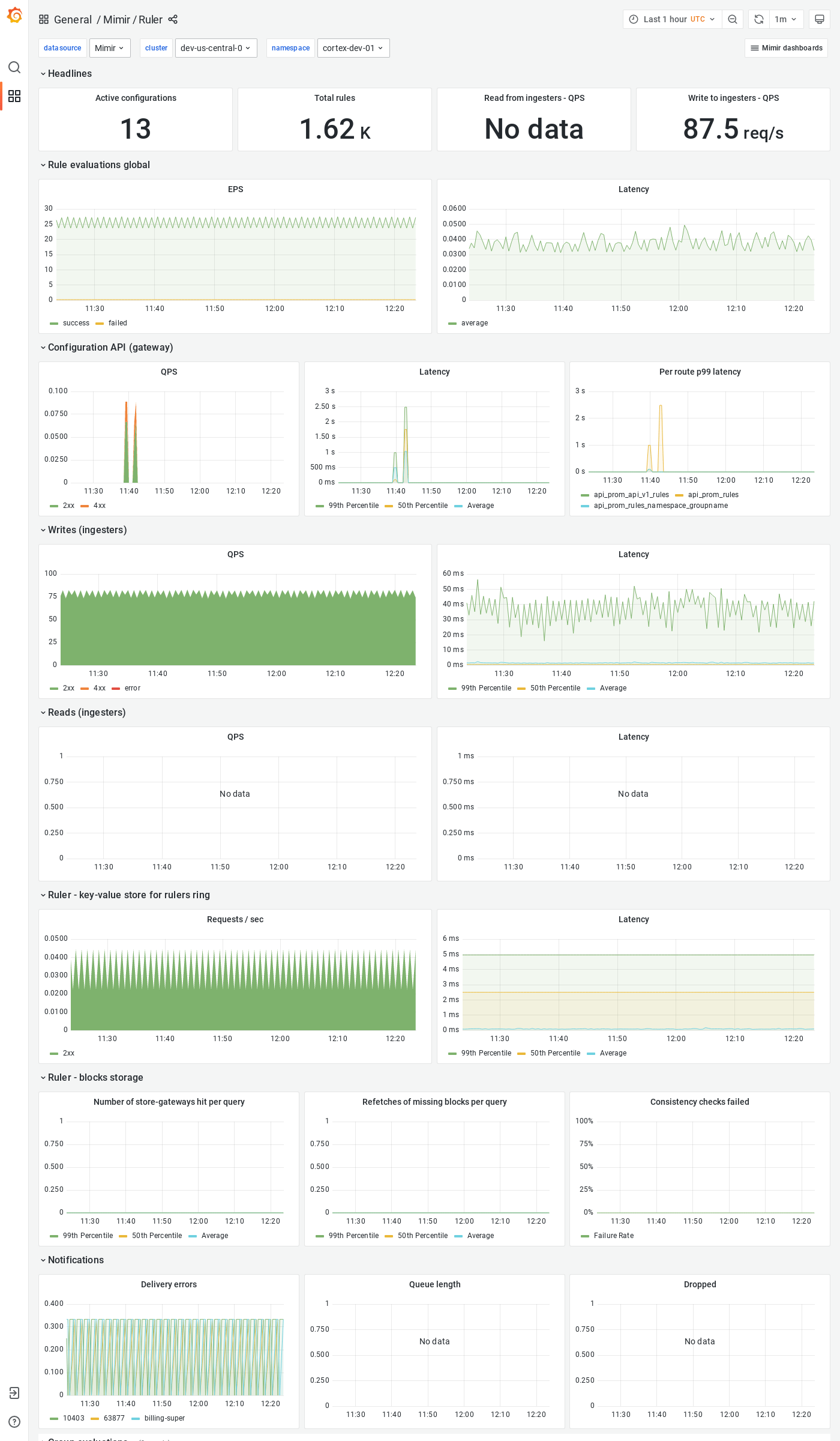
The Ruler dashboard shows health and activity metrics for the ruler and object storage metrics for operations triggered by the ruler.
Example
The following example shows a Ruler dashboard from a demo cluster.



