Reorder dashboard panels and test dashboard
In this milestone you’ll rearrange the panels that appear in the dashboard and test that the traces panel is configured correctly.
To reorder dashboard panels and test the dashboard, complete the following steps:
While in dashboard edit mode, hover your cursor over the traces table panel until you see a move cursor.
Click and drag the traces table and place it above the traces panel.
Did you know?
You aren’t required to change the order of the panels, but having the traces table above the traces panel makes working with the dashboard a bit more intuitive for users.
![Image shows move cursor used to change location of a dashboard panel]()
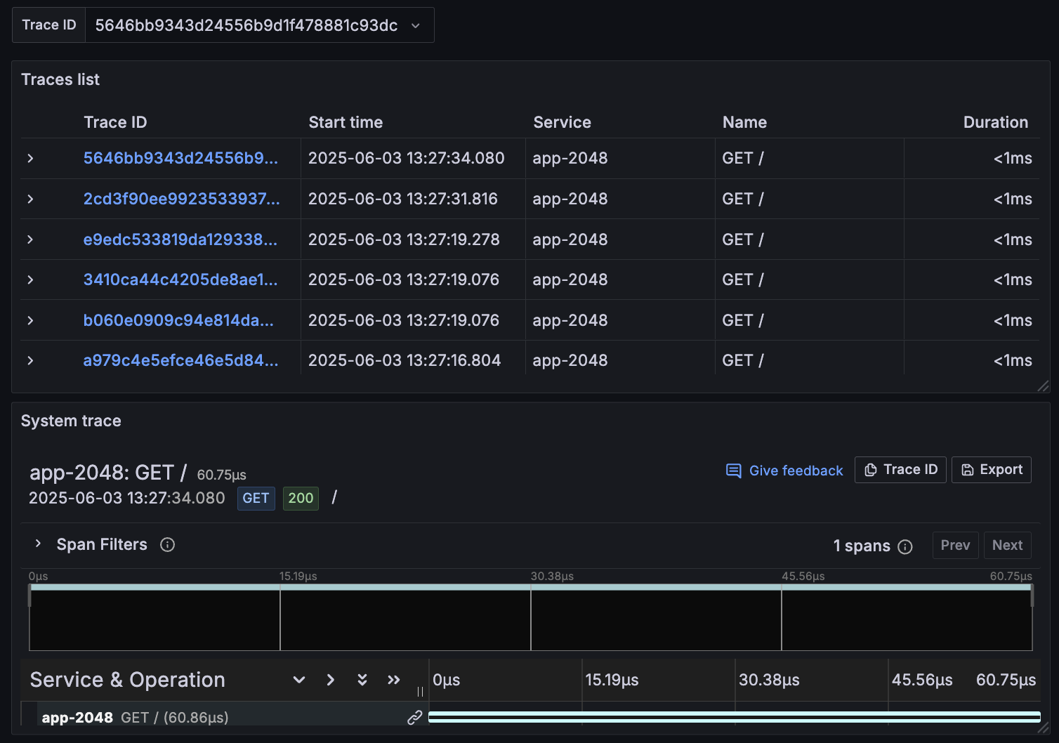
Copy a Trace ID from the traces table, paste it into the Trace ID field, and press Enter.
The traces panel should populate with more detailed information about the trace.
You can use the traces panel to explore span attributes and resource attributes, which you can use to troubleshoot issues with your system.
![Image shows what a traces panel looks like when a Trace ID is passed to it]()


