Open in Grafana Cloud
Complete this learning path directly in your Grafana Cloud stack, or in the Grafana Play stack, with an interactive learning experience.
Monitor MySQL databases with Grafana Alloy
Welcome to the Grafana learning journey that shows you how to monitor MySQL databases with Grafana Alloy and use pre-built dashboards and alerts in Grafana Cloud.
MySQL is a widely used open source relational database management system. By monitoring MySQL with Grafana Alloy, you can track database performance, identify bottlenecks, and ensure optimal operation of your database infrastructure.
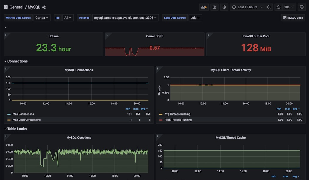
This integration includes 15 useful alerts and 2 pre-built dashboards to help monitor and visualize MySQL metrics and logs. The dashboards provide comprehensive insights into database performance, including connection statistics, query performance, InnoDB buffer pool usage, and replication status.
The image below shows an example MySQL overview dashboard displaying key database metrics.

Here’s what to expect
When you complete this journey, you’ll be able to:
- Understand the value of monitoring MySQL databases with Grafana Cloud
- Navigate to the MySQL integration page in Grafana Cloud and select your platform environment
- Install Grafana Alloy on your system
- Prepare MySQL database credentials and configuration
- Configure Grafana Alloy to collect MySQL metrics and logs
- Test the connection to verify data collection
- Install and use pre-built dashboards and alerts to monitor MySQL performance
Before you begin
Before you monitor MySQL with Grafana Alloy, ensure that you have:
- A Grafana Cloud account. To create an account, refer to Grafana Cloud.
- A running MySQL instance (MySQL >= 5.6 or MariaDB >= 10.2).
- Administrative access to your MySQL server to create monitoring user accounts.
- Access to the machine where you want to install Grafana Alloy.
- Basic familiarity with MySQL database administration and monitoring concepts.
Troubleshooting
If you get stuck, we’ve got your back! Where appropriate, troubleshooting information is just a click away.
More to explore
We understand you might want to explore other capabilities not strictly on this path. We’ll provide you opportunities where it makes sense.
