View service logs
Logs form one of the pillars of observability, along with metrics, traces, and profiles. In its simplest definition, logs let you know what’s happening to your application.
In this milestone, you’re going to view service logs stored in Loki.
To view logs for a service, complete the following steps:
Sign in to your Grafana Cloud environment, for example
mystack.grafana.net.On the Grafana Cloud home page, open the navigation menu on the left side of the screen and click Drilldown > Logs.
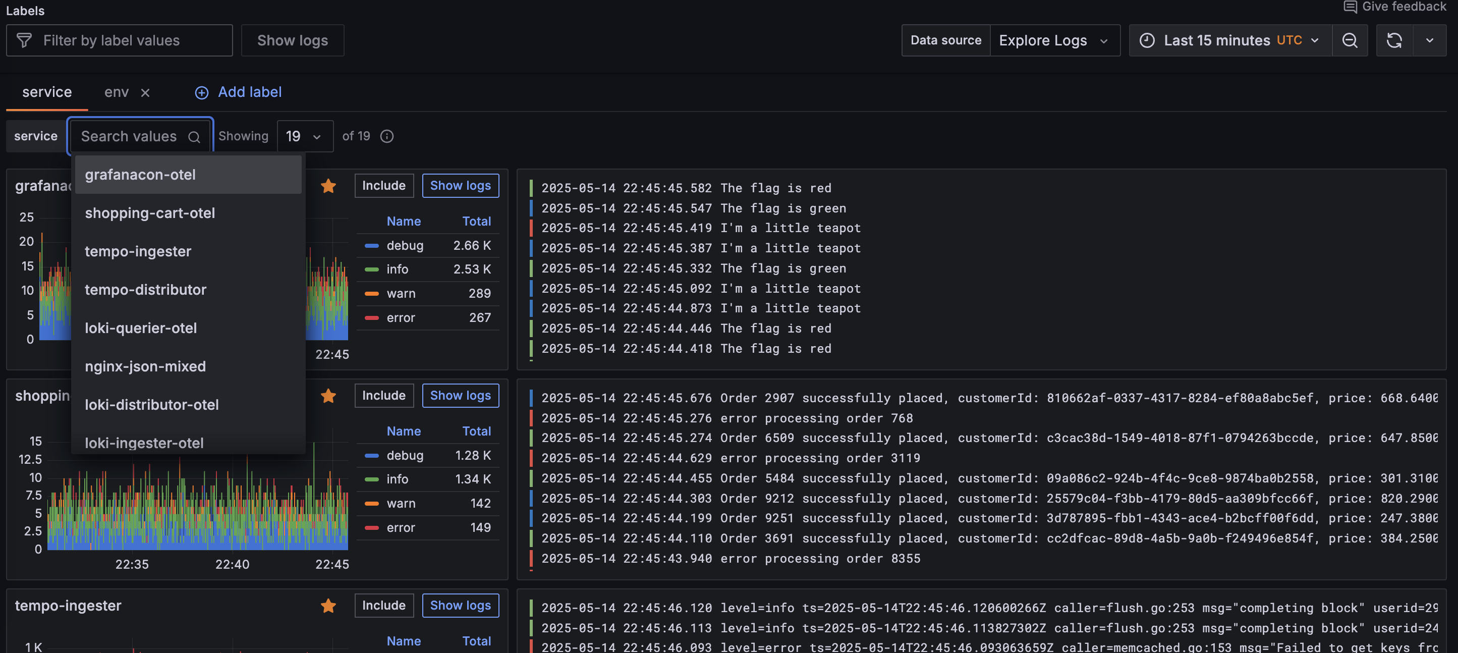
The Logs Drilldown Overview page shows log visualizations and log samples for all the services in your selected Loki instance.
If you have multiple Loki data sources, click the Data source dropdown menu at the top of the page and select the data source you want to query.
If you have multiple services, you can view logs per service by using the service dropdown field to search for the service by name.
![Logs Drilldown page for multiple service]()
Select the service you want to view.
Grafana displays the Logs tab of the service details page.
![Logs Drilldown detail page for a specific service]()
In the next milestone, you’ll search the logs for your selected service.
Please tell us what didn't work:


