
Grafana EMEA meetup recap: shift left observability, AI and load testing, monitoring plants, and...
Grafana Labs brought together the EMEA community to discuss observability, monitoring, and load testing.
Read more
Grafana Labs brought together the EMEA community to discuss observability, monitoring, and load testing.
Read more
Learn how Ocrolus, a fintech automation platform, used existing industry tooling and knowledge to capture meaningful data from its nearly 1,000...
Read more
Grafana Labs will host free webinars in December with experts sharing tips on how to effectively use the Grafana Stack, Grafana Enterprise, and...
Read more
Read more
How we can use experimental observations and developer narratives as effective storytelling techniques to produce a prediction.
Read more
Join Grafana Labs' virtual meetups: Learn about monitoring with Grafana Cloud and AWS, best practices in Loki, and load testing with k6
Read more
How Vonage shifted its observability left, using k6 and Grafana to build cost-effective performance testing in its CI pipeline.
Read more
Learn how Kambi migrated from a poorly dimensioned in-house, on-prem Graphite solution to Grafana Cloud.
Read more
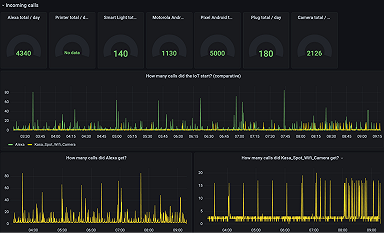
How Network to Code uses Grafana to visualize and predict the probability of a security breach in IoT devices.
Read more
Experts from Snyk, Citibank, and TripAdvisor look at the big observability trends shaping the space now and in the future.
Read more
New Grafana Labs webinars cover scaling metrics, reducing MTTR, and putting a price tag on your observability strategy.
Read more
Here's how to get the most out of ObservabilityCON 2021, a three-day virtual event starting Nov. 8.
Read more
A senior software engineer at Grafana Labs makes community and diversity a top priority as a member of the OpenTelemetry Governance Committee.
Read more
Canonical uses Grafana Labs open source tools to monitor metrics, logs, and alerting for its open source application management platform Juju.
Read more
How Changelog uses Grafana Cloud to monitor and alert on its website performance around the world.
Read more












