Enhanced Alert Visualization for Streamlined Triage
When monitoring complex systems, quickly identifying and prioritizing critical incidents among a large volume of firing or pending alerts can often slow down incident response.
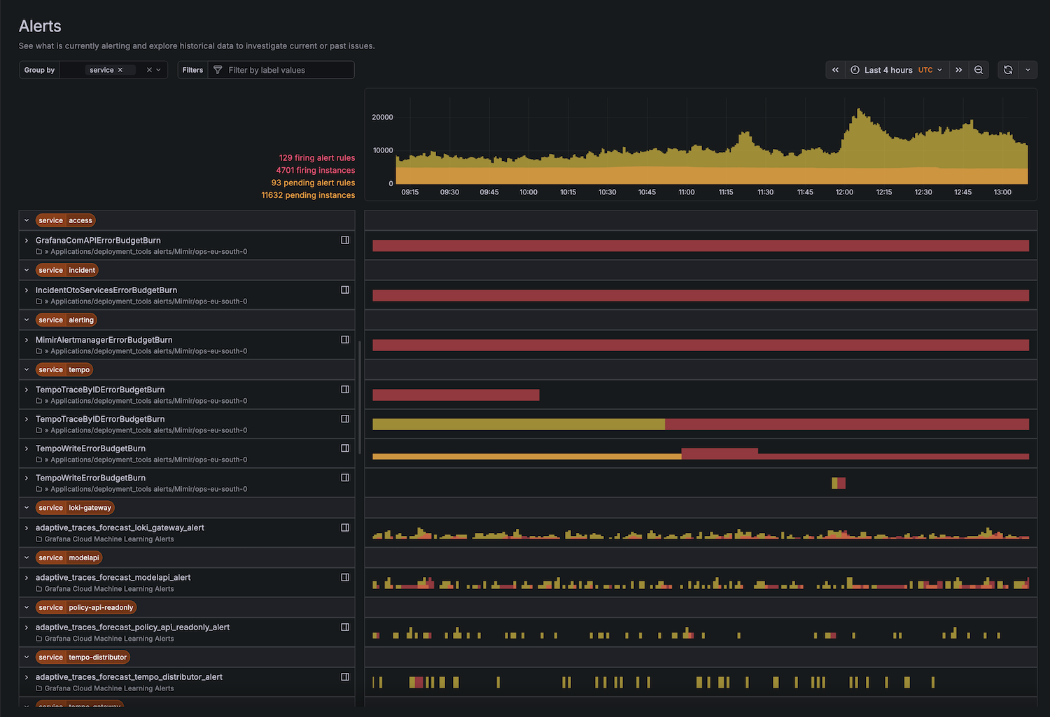
We have built an entirely new way to visualize and display alerts. This update is designed to significantly simplify the process of triaging firing or pending alerts and enables multiple new ways of exploring your alerts – experience efficient, contextual investigations with this update.
Please note: This new alert visualization is available exclusively for Grafana Managed alert rules.

