可視化と監視のソリューション
可視化と監視のソリューション  /  監視 Aerospike
Aerospike logo

GrafanaでAerospikeを簡単に監視

Grafana Cloudのすぐに使える監視ソリューションを使用して、マルチモーダルNoSQLおよびグラフデータベースであるAerospikeのデプロイメントを簡単に監視できます。Grafana Cloudの永年無料枠には、監視ニーズをサポートするために3ユーザーと最大10,000メトリクスシリーズが含まれています。

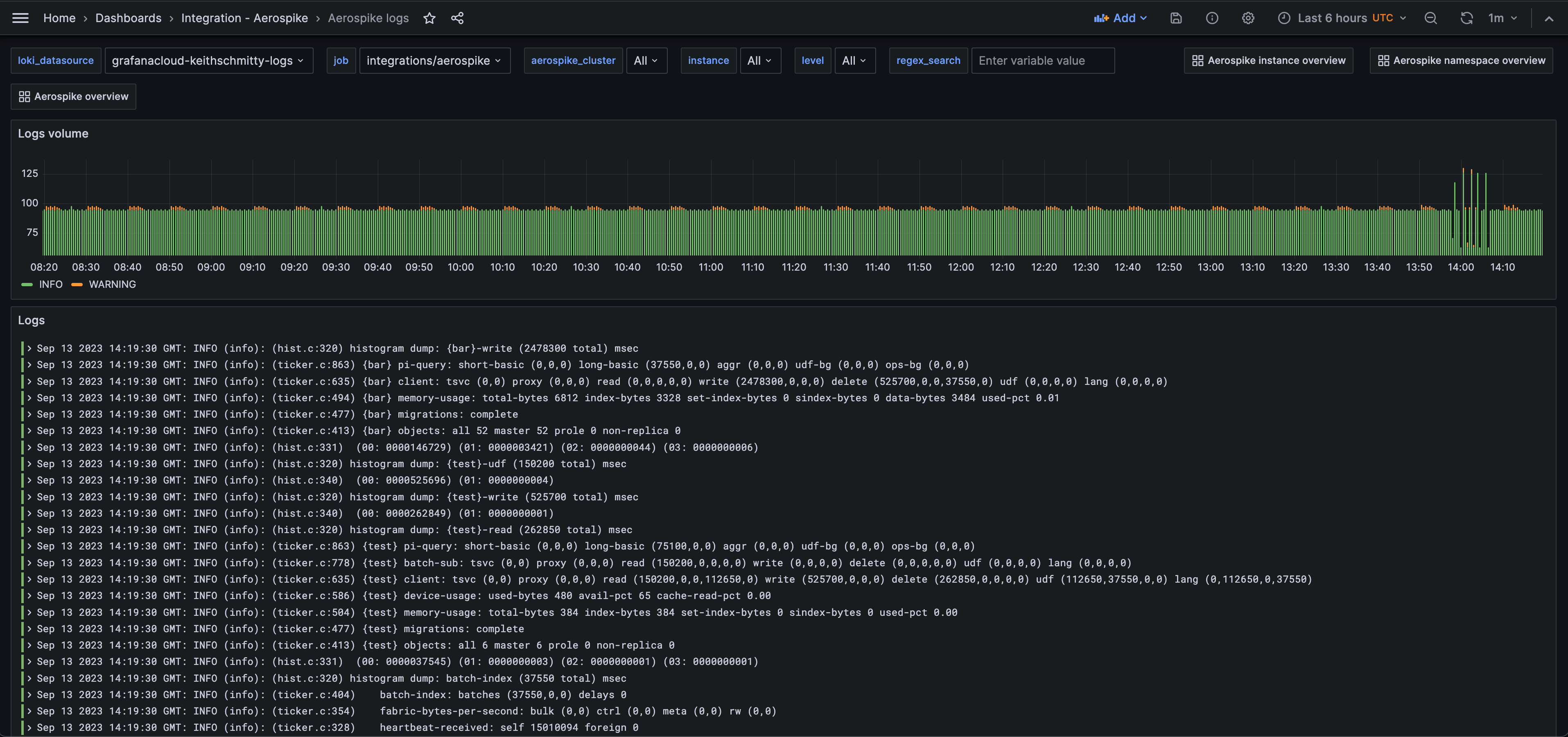
A screenshot of the Aerospkie prebuilt dashboard for logs
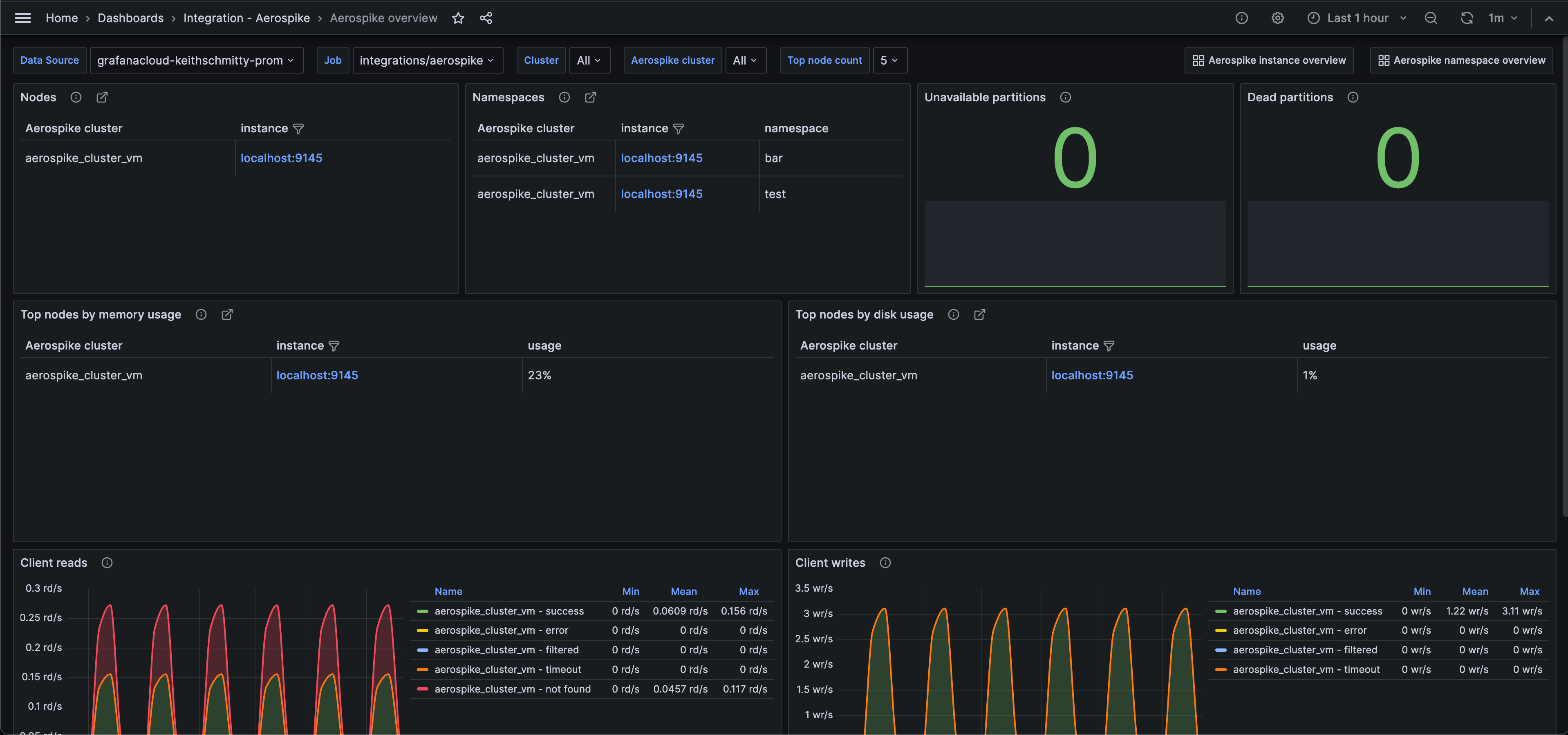
A screenshot of the prebuilt Aerospkie overview dashboard
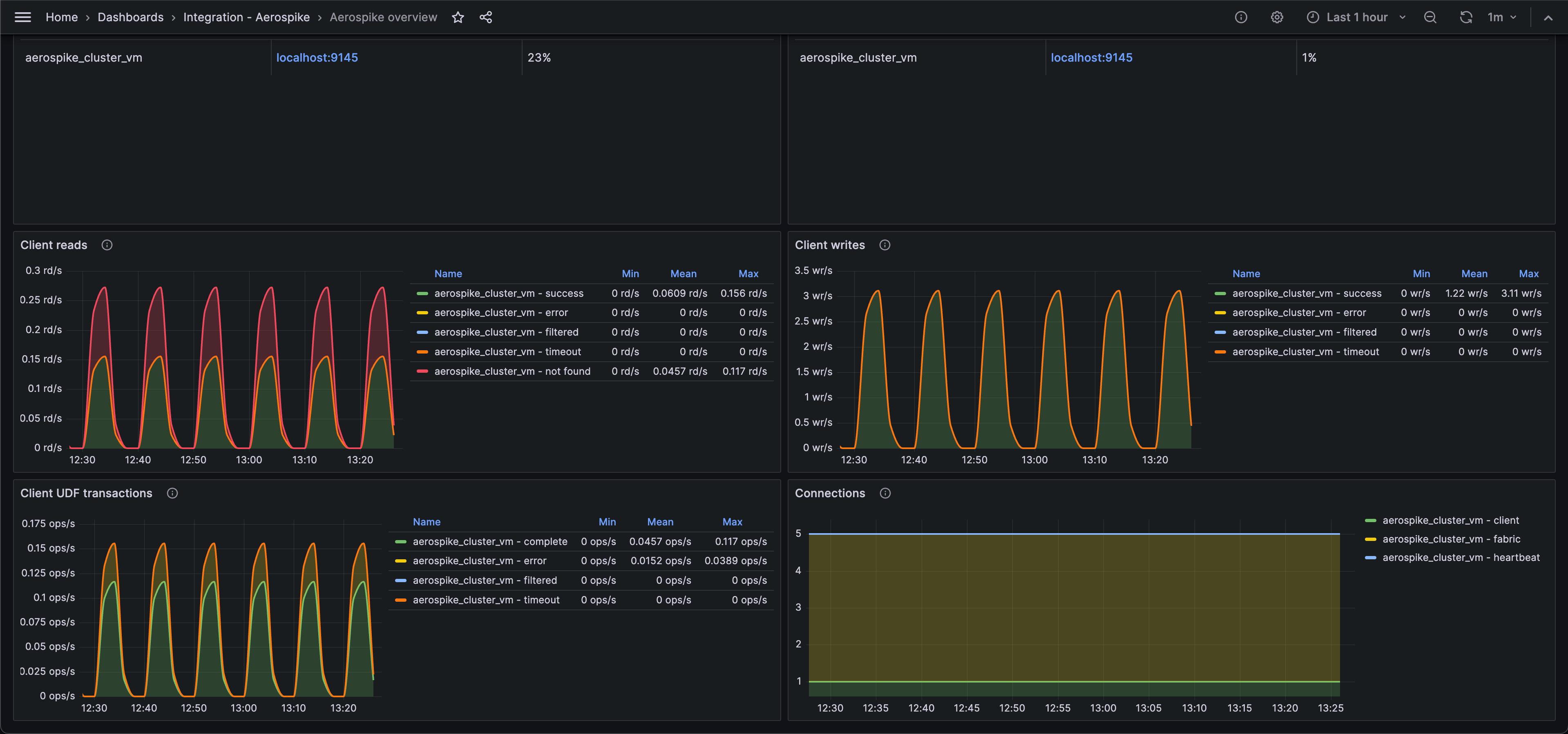
A second screenshot of the prebuilt Aerospkie overview dashboard

主要なアラートルールを含みます。

aerospike_namespace_cache_read_pct
aerospike_namespace_client_read_error
aerospike_namespace_client_read_filtered_out
aerospike_namespace_client_read_not_found
aerospike_namespace_client_read_success
aerospike_namespace_client_read_timeout
aerospike_namespace_client_udf_complete
aerospike_namespace_client_udf_error
aerospike_namespace_client_udf_filtered_out
aerospike_namespace_client_udf_timeout
aerospike_namespace_client_write_error
aerospike_namespace_client_write_filtered_out
aerospike_namespace_client_write_success
aerospike_namespace_client_write_timeout
aerospike_namespace_clock_skew_stop_writes
aerospike_namespace_dead_partitions
aerospike_namespace_device_free_pct
aerospike_namespace_memory_free_pct
aerospike_namespace_ns_cluster_size
aerospike_namespace_stop_writes
aerospike_namespace_unavailable_partitions
aerospike_namespace_xmem_id
aerospike_node_stats_client_connections
aerospike_node_stats_fabric_connections
aerospike_node_stats_heap_efficiency_pct
aerospike_node_stats_heartbeat_connections
aerospike_node_stats_system_free_mem_pct
aerospike_node_up

含まれる主要なアラートルールです。

AerospikeNodeHighMemoryUsage
AerospikeNamespaceHighDiskUsage
AerospikeUnavailablePartitions
AerospikeDeadPartitions
AerospikeNamespaceRejectingWrites
AerospikeHighClientReadErrorRate
AerospikeHighClientWriteErrorRate
AerospikeHighClientUDFErrorRate