GrafanaでConfluent Cloudを簡単に監視
Grafana Cloudのすぐに使える監視ソリューションを使用して、データストリーミングプラットフォームであるConfluent Cloudのデプロイメントを簡単に監視できます。Grafana Cloudの永年無料枠には、監視ニーズをサポートするために3ユーザーと最大10,000メトリクスシリーズが含まれています。
主要なアラートルールを含みます。
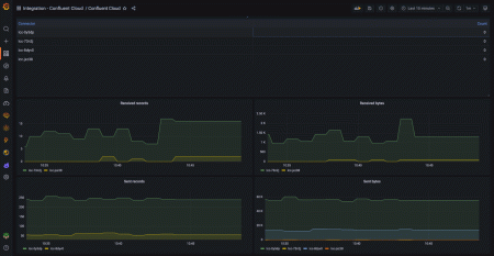
confluent_kafka_server_received_bytes
confluent_kafka_server_sent_bytes
confluent_kafka_server_received_records
confluent_kafka_server_sent_records
confluent_kafka_server_retained_bytes
confluent_kafka_server_request_count
confluent_kafka_server_active_connection_count
confluent_kafka_server_partition_count
confluent_kafka_server_successful_authentication_count
confluent_kafka_server_cluster_link_destination_response_bytes
confluent_kafka_server_cluster_link_source_response_bytes
confluent_kafka_server_cluster_active_link_count
confluent_kafka_server_cluster_link_mirror_topic_count
confluent_kafka_server_cluster_link_mirror_topic_offset_lag
confluent_kafka_server_cluster_link_mirror_topic_bytes
confluent_kafka_server_cluster_load_percent
confluent_kafka_connect_received_bytes
confluent_kafka_connect_sent_bytes
confluent_kafka_connect_received_records
confluent_kafka_connect_sent_records
confluent_kafka_connect_dead_letter_queue_records
confluent_kafka_ksql_streaming_unit_count
confluent_kafka_schema_registry_schema_count


