GrafanaでApache Hadoopを簡単に監視
Grafana Cloudのすぐに使える監視ソリューションを使用して、コンピューターの分散クラスター全体で大量のデータを処理および保存するように設計されたオープンソースフレームワークであるApache Hadoopのデプロイメントを簡単に監視できます。Grafana Cloudの永年無料枠には、監視ニーズをサポートするために3ユーザーと最大10,000メトリクスシリーズが含まれています。
主要なアラートルールを含みます。
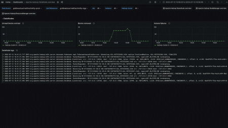
hadoop_datanode_blocksremoved
hadoop_datanode_ramdiskblocksevictedwithoutread
hadoop_datanode_volumefailures
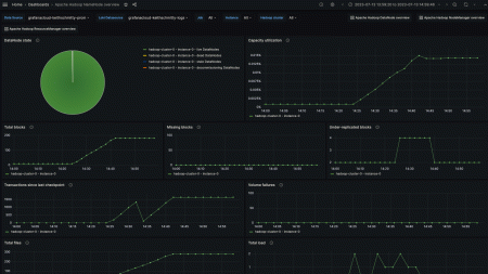
hadoop_namenode_blockstotal
hadoop_namenode_capacityremaining
hadoop_namenode_capacitytotal
hadoop_namenode_capacityused
hadoop_namenode_filestotal
hadoop_namenode_missingblocks
hadoop_namenode_numdeaddatanodes
hadoop_namenode_totalload
hadoop_namenode_transactionssincelastcheckpoint
hadoop_namenode_underreplicatedblocks
hadoop_namenode_volumefailurestotal
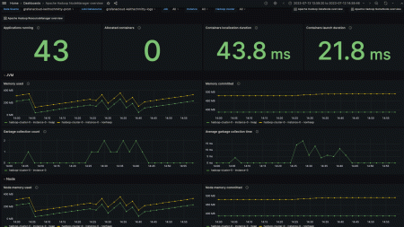
hadoop_nodemanager_allocatedcontainers
hadoop_nodemanager_allocatedgb
hadoop_nodemanager_allocatedvcores
hadoop_nodemanager_applicationsrunning
hadoop_nodemanager_availablegb
hadoop_nodemanager_availablevcores
hadoop_nodemanager_containerlaunchdurationavgtime
hadoop_nodemanager_containerscompleted
hadoop_nodemanager_containersfailed
hadoop_nodemanager_containersiniting
hadoop_nodemanager_containerskilled
hadoop_nodemanager_containerslaunched
hadoop_nodemanager_containerspaused
hadoop_nodemanager_containersreiniting
hadoop_nodemanager_containerusedmemgb
hadoop_nodemanager_containerusedvmemgb
hadoop_nodemanager_gccount
hadoop_nodemanager_gctimemillis
hadoop_nodemanager_localizationdurationmillisavgtime
hadoop_nodemanager_memheapcommittedm
hadoop_nodemanager_memheapusedm
hadoop_nodemanager_memnonheapcommittedm
hadoop_nodemanager_memnonheapusedm
hadoop_nodemanager_nodecpuutilization
hadoop_nodemanager_nodegpuutilization
hadoop_resourcemanager_activeapplications
hadoop_resourcemanager_allocatedmb
hadoop_resourcemanager_allocatedvcores
hadoop_resourcemanager_appscompleted
hadoop_resourcemanager_appsfailed
hadoop_resourcemanager_appskilled
hadoop_resourcemanager_appspending
hadoop_resourcemanager_appsrunning
hadoop_resourcemanager_appssubmitted
hadoop_resourcemanager_availablemb
hadoop_resourcemanager_availablevcores
hadoop_resourcemanager_gccount
hadoop_resourcemanager_gctimemillis
hadoop_resourcemanager_memheapcommittedm
hadoop_resourcemanager_memheapusedm
hadoop_resourcemanager_memnonheapcommittedm
hadoop_resourcemanager_memnonheapusedm
hadoop_resourcemanager_numactivenms
hadoop_resourcemanager_numdecommissionednms
hadoop_resourcemanager_numlostnms
hadoop_resourcemanager_numrebootednms
hadoop_resourcemanager_numshutdownnms
hadoop_resourcemanager_numunhealthynms
含まれる主要なアラートルールです。
ApacheHadoopLowHDFSCapacity
ApacheHadoopHDFSMissingBlocks
ApacheHadoopHDFSHighVolumeFailures
ApacheHadoopHighDeadDataNodes
ApacheHadoopHighNodeManagerCPUUsage
ApacheHadoopHighNodeManagerMemoryUsage
ApacheHadoopHighResourceManagerVirtualCoreCPUUsage
ApacheHadoopHighResourceManagerMemoryUsage


