GrafanaでApache ActiveMQを簡単に監視
Grafana Cloudのすぐに使える監視ソリューションを使用して、メッセージングパターンを用いて異なるアプリケーションやコンポーネント間の通信を促進するオープンソースのメッセージブローカーソフトウェアであるApache ActiveMQのデプロイメントを簡単に監視できます。Grafana Cloudの永年無料枠には、監視ニーズをサポートするために3ユーザーと最大10,000メトリクスシリーズが含まれています。
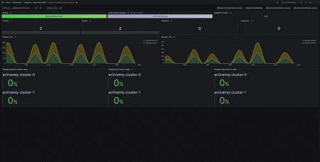
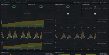
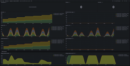
主要なアラートルールを含みます。
activemq_memory_usage_ratio
activemq_message_total
activemq_queue_average_enqueue_time
activemq_queue_average_message_size
activemq_queue_consumer_count
activemq_queue_dequeue_count
activemq_queue_enqueue_count
activemq_queue_expired_count
activemq_queue_memory_percent_usage
activemq_queue_producer_count
activemq_queue_queue_size
activemq_store_usage_ratio
activemq_temp_usage_ratio
activemq_topic_average_enqueue_time
activemq_topic_average_message_size
activemq_topic_consumer_count
activemq_topic_dequeue_count
activemq_topic_enqueue_count
activemq_topic_expired_count
activemq_topic_memory_percent_usage
activemq_topic_producer_count
activemq_topic_queue_size
jvm_gc_collection_count
jvm_gc_duration_seconds
含まれる主要なアラートルールです。
ApacheActiveMQHighTopicMemoryUsage
ApacheActiveMQHighQueueMemoryUsage
ApacheActiveMQHighStoreMemoryUsage
ApacheActiveMQHighTemporaryMemoryUsage


