Visualization and monitoring integrations
Visualization and monitoring integrations
/
Monitor Oracle Database
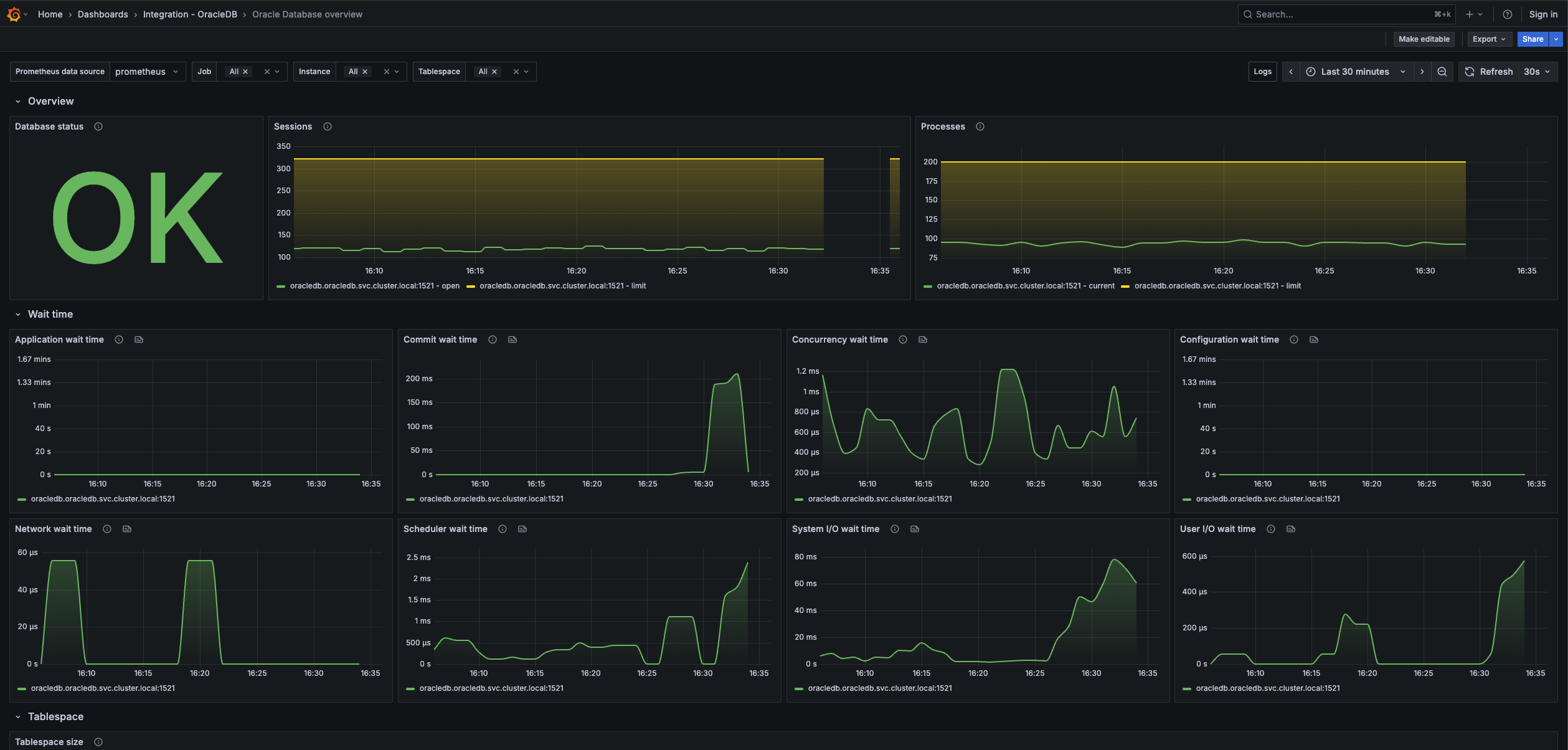
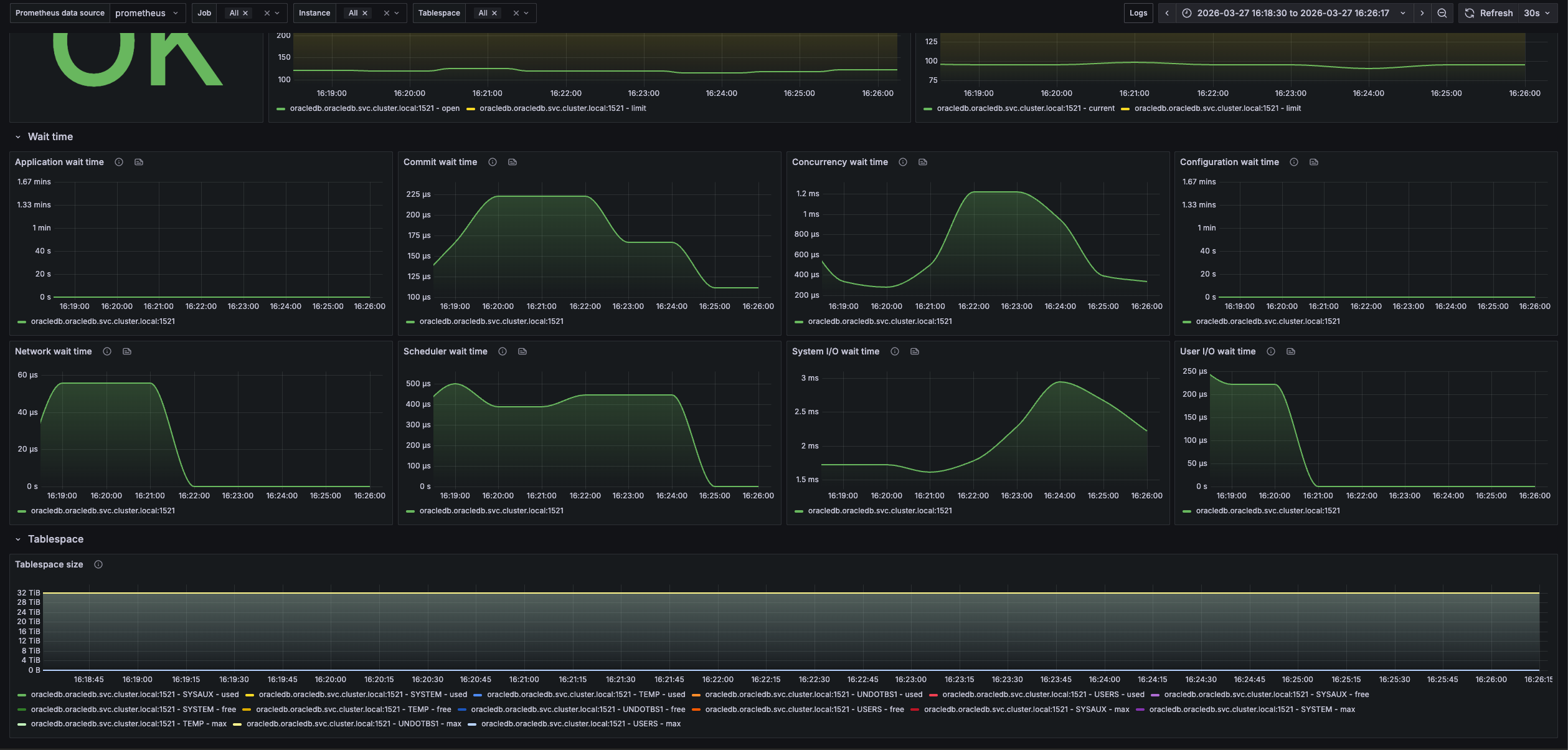
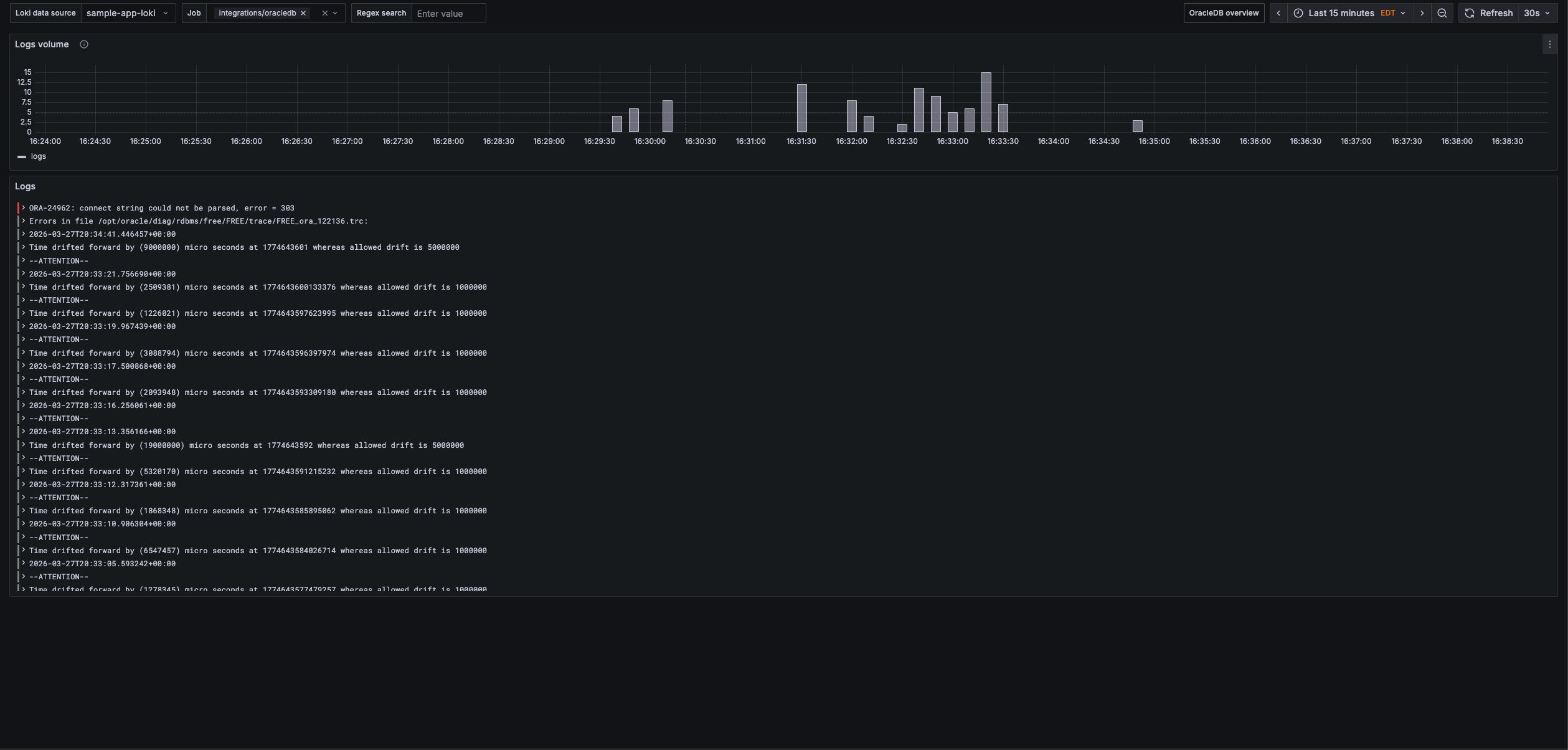
Monitor Oracle Database easily with Grafana
Easily monitor your deployment of Oracle Database, the popular enterprise multi-model database system, with Grafana Cloud’s out-of-the-box monitoring solution. The Grafana Cloud forever-free tier includes 3 users and up to 10k metrics series to support your monitoring needs.


