Visualization and monitoring integrations
Visualization and monitoring integrations
/
Monitor OpenStack
Monitor OpenStack easily with Grafana
Easily monitor your deployment of OpenStack, an open source cloud computing platform that facilitates the management of large pools of computing, storage, and networking resources in a data center, with Grafana Cloud’s out-of-the-box monitoring solution. The Grafana Cloud forever-free tier includes 3 users and up to 10k metrics series to support your monitoring needs.
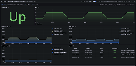
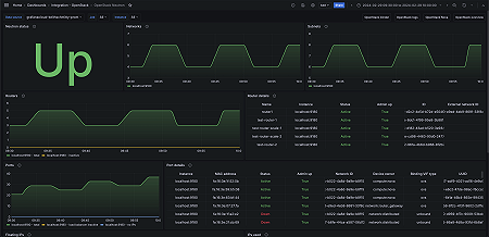
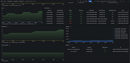
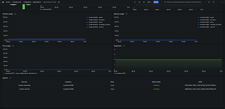
Key metrics
openstack_cinder_agent_state
openstack_cinder_limits_backup_max_gb
openstack_cinder_limits_backup_used_gb
openstack_cinder_limits_volume_max_gb
openstack_cinder_limits_volume_used_gb
openstack_cinder_pool_capacity_free_gb
openstack_cinder_pool_capacity_total_gb
openstack_cinder_snapshots
openstack_cinder_volume_status_counter
openstack_cinder_volumes
openstack_glance_image_bytes
openstack_glance_images
openstack_identity_domains
openstack_identity_project_info
openstack_identity_projects
openstack_identity_regions
openstack_identity_up
openstack_identity_users
openstack_neutron_agent_state
openstack_neutron_floating_ips
openstack_neutron_floating_ips_associated_not_active
openstack_neutron_network_ip_availabilities_total
openstack_neutron_network_ip_availabilities_used
openstack_neutron_networks
openstack_neutron_port
openstack_neutron_ports
openstack_neutron_ports_lb_not_active
openstack_neutron_ports_no_ips
openstack_neutron_router
openstack_neutron_routers
openstack_neutron_routers_not_active
openstack_neutron_security_groups
openstack_neutron_subnets
openstack_nova_agent_state
openstack_nova_limits_instances_max
openstack_nova_limits_instances_used
openstack_nova_limits_memory_max
openstack_nova_limits_memory_used
openstack_nova_limits_vcpus_max
openstack_nova_limits_vcpus_used
openstack_nova_total_vms
openstack_placement_resource_total
openstack_placement_resource_usage
openstack_placement_up
Key alerting rules included
OpenStackPlacementHighMemoryUsageWarning
OpenStackPlacementHighMemoryUsageCritical
OpenStackNovaHighVMMemoryUsage
OpenStackNovaHighVMVCPUUsage
OpenStackNeutronHighDisconnectedPortRate
OpenStackNeutronHighInactiveRouterRate
OpenStackCinderHighBackupMemoryUsage
OpenStackCinderHighVolumeMemoryUsage
OpenStackCinderHighPoolCapacityUsage







