Visualization and monitoring integrations
Visualization and monitoring integrations
/
Monitor MongoDB Atlas
Monitor MongoDB Atlas easily with Grafana
Easily monitor your deployment of MongoDB Atlas, a managed cloud database service that provides a scalable, secure, and flexible platform for hosting and managing MongoDB databases, with Grafana Cloud’s out-of-the-box monitoring solution. The Grafana Cloud forever-free tier includes 3 users and up to 10k metrics series to support your monitoring needs.
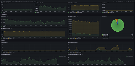
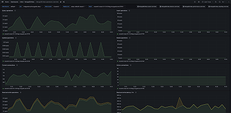
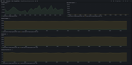
Key metrics
hardware_disk_metrics_disk_space_free_bytes
hardware_disk_metrics_disk_space_used_bytes
hardware_disk_metrics_read_count
hardware_disk_metrics_read_time_milliseconds
hardware_disk_metrics_write_count
hardware_disk_metrics_write_time_milliseconds
hardware_system_cpu_irq_milliseconds
mongodb_connections_active
mongodb_connections_current
mongodb_connections_totalCreated
mongodb_electionMetrics_averageCatchUpOps
mongodb_electionMetrics_catchUpTakeover_called
mongodb_electionMetrics_catchUpTakeover_successful
mongodb_electionMetrics_electionTimeout_called
mongodb_electionMetrics_electionTimeout_successful
mongodb_electionMetrics_numCatchUps
mongodb_electionMetrics_numCatchUpsFailedWithError
mongodb_electionMetrics_numCatchUpsSkipped
mongodb_electionMetrics_numCatchUpsSucceeded
mongodb_electionMetrics_numCatchUpsTimedOut
mongodb_electionMetrics_priorityTakeover_called
mongodb_electionMetrics_priorityTakeover_successful
mongodb_electionMetrics_stepUpCmd_called
mongodb_electionMetrics_stepUpCmd_successful
mongodb_globalLock_activeClients_readers
mongodb_globalLock_activeClients_writers
mongodb_globalLock_currentQueue_readers
mongodb_globalLock_currentQueue_writers
mongodb_locks_Collection_acquireWaitCount_R
mongodb_locks_Collection_acquireWaitCount_W
mongodb_locks_Collection_acquireWaitCount_r
mongodb_locks_Collection_acquireWaitCount_w
mongodb_locks_Collection_deadlockCount_R
mongodb_locks_Collection_deadlockCount_W
mongodb_locks_Collection_deadlockCount_r
mongodb_locks_Collection_deadlockCount_w
mongodb_locks_Collection_timeAcquiringMicros_R
mongodb_locks_Collection_timeAcquiringMicros_W
mongodb_locks_Collection_timeAcquiringMicros_r
mongodb_locks_Collection_timeAcquiringMicros_w
mongodb_locks_Database_acquireWaitCount_R
mongodb_locks_Database_acquireWaitCount_W
mongodb_locks_Database_acquireWaitCount_r
mongodb_locks_Database_acquireWaitCount_w
mongodb_locks_Database_deadlockCount_R
mongodb_locks_Database_deadlockCount_W
mongodb_locks_Database_deadlockCount_r
mongodb_locks_Database_deadlockCount_w
mongodb_locks_Database_timeAcquiringMicros_R
mongodb_locks_Database_timeAcquiringMicros_W
mongodb_locks_Database_timeAcquiringMicros_r
mongodb_locks_Database_timeAcquiringMicros_w
mongodb_mem_resident
mongodb_mem_virtual
mongodb_network_bytesIn
mongodb_network_bytesOut
mongodb_network_numRequests
mongodb_network_numSlowDNSOperations
mongodb_network_numSlowSSLOperations
mongodb_opLatencies_reads_latency
mongodb_opLatencies_reads_ops
mongodb_opLatencies_writes_latency
mongodb_opLatencies_writes_ops
mongodb_opcounters_delete
mongodb_opcounters_insert
mongodb_opcounters_query
mongodb_opcounters_update
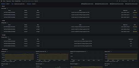
Key alerting rules included
MongoDBAtlasHighNumberOfCollectionExclusiveDeadlocks
MongoDBAtlasHighNumberOfCollectionIntentExclusiveDeadlocks
MongoDBAtlasHighNumberOfCollectionSharedDeadlocks
MongoDBAtlasHighNumberOfCollectionIntentSharedDeadlocks
MongoDBAtlasHighNumberOfDatabaseExclusiveDeadlocks
MongoDBAtlasHighNumberOfDatabaseIntentExclusiveDeadlocks
MongoDBAtlasHighNumberOfDatabaseSharedDeadlocks
MongoDBAtlasHighNumberOfDatabaseIntentSharedDeadlocks
MongoDBAtlasHighNumberOfSlowNetworkRequests
MongoDBAtlasDiskSpaceLow
MongoDBAtlasSlowHardwareIO
MongoDBAtlasHighNumberOfTimeoutElections











