Visualization and monitoring integrations
Visualization and monitoring integrations
/
Monitor AerospikeMonitor Aerospike easily with Grafana
Easily monitor your deployment of Aerospike, a multi-modal NoSQL and graph database, with Grafana Cloud’s out-of-the-box monitoring solution. The Grafana Cloud forever-free tier includes 3 users and up to 10k metrics series to support your monitoring needs.
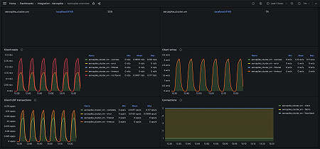
Key metrics
aerospike_namespace_cache_read_pct
aerospike_namespace_client_read_error
aerospike_namespace_client_read_filtered_out
aerospike_namespace_client_read_not_found
aerospike_namespace_client_read_success
aerospike_namespace_client_read_timeout
aerospike_namespace_client_udf_complete
aerospike_namespace_client_udf_error
aerospike_namespace_client_udf_filtered_out
aerospike_namespace_client_udf_timeout
aerospike_namespace_client_write_error
aerospike_namespace_client_write_filtered_out
aerospike_namespace_client_write_success
aerospike_namespace_client_write_timeout
aerospike_namespace_clock_skew_stop_writes
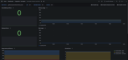
aerospike_namespace_dead_partitions
aerospike_namespace_device_free_pct
aerospike_namespace_memory_free_pct
aerospike_namespace_ns_cluster_size
aerospike_namespace_stop_writes
aerospike_namespace_unavailable_partitions
aerospike_namespace_xmem_id
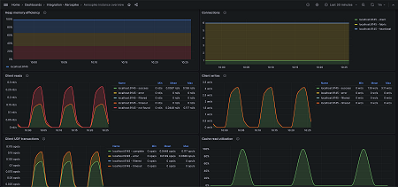
aerospike_node_stats_client_connections
aerospike_node_stats_fabric_connections
aerospike_node_stats_heap_efficiency_pct
aerospike_node_stats_heartbeat_connections
aerospike_node_stats_system_free_mem_pct
aerospike_node_up
Key alerting rules included
AerospikeNodeHighMemoryUsage
AerospikeNamespaceHighDiskUsage
AerospikeUnavailablePartitions
AerospikeDeadPartitions
AerospikeNamespaceRejectingWrites
AerospikeHighClientReadErrorRate
AerospikeHighClientWriteErrorRate
AerospikeHighClientUDFErrorRate







