Blackbox Exporter Dashboard 20220412-StarsL.cn
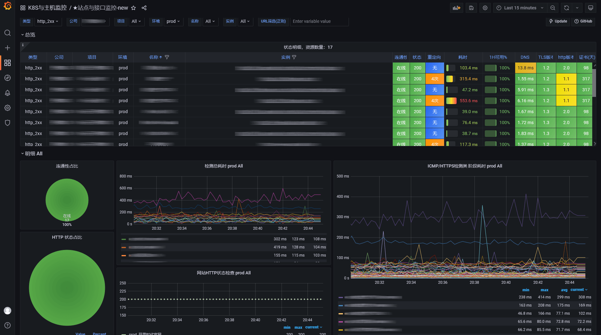
支持Grafana 8,基于blackbox_exporter 0.19.0设计;采用图表+曲线图方式展示TCP,ICMP,HTTPS的服务状态,各阶段请求延时,HTTPS证书信息等;优化展示效果,支持监控目标的分组、分类级联展示,多服务同时对比展示。
grafana 8.3.6、8.3.7、8.4.7 版本测试正常,如果导入出现异常,请先更新到以上版本grafana。
该看板请配合Consul Manager使用:
【ConsulManager介绍】
Blackbox Manager 实现功能
- 基于Prometheus + Blackbox_Exporter实现站点与接口监控。
- 基于Consul实现Prometheus监控目标的自动发现。
- 使用Web操作即可简单的对监控目标增删改查,支持批量删除,以及方便的分类维护管理。
- 提供了Blackbox的配置,Prometheus的配置以及Prometheus站点监控的告警规则。
- 提供了一个匹配Blackbox Manager各字段的Blackbox Exporter Grafana展示看板。
- 提供脚本可批量导入监控目标到Consul。
截图
赞赏与关注公众号【云原生DevOps】加入运维群交流,获取更多…

GitHub:https://github.com/starsliao/ConsulManager
Data source config
Collector config:
Upload an updated version of an exported dashboard.json file from Grafana
| Revision | Description | Created | |
|---|---|---|---|
| Download |
