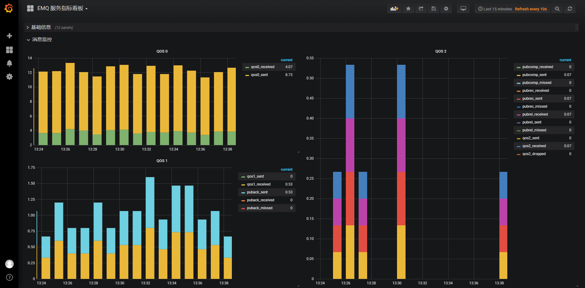
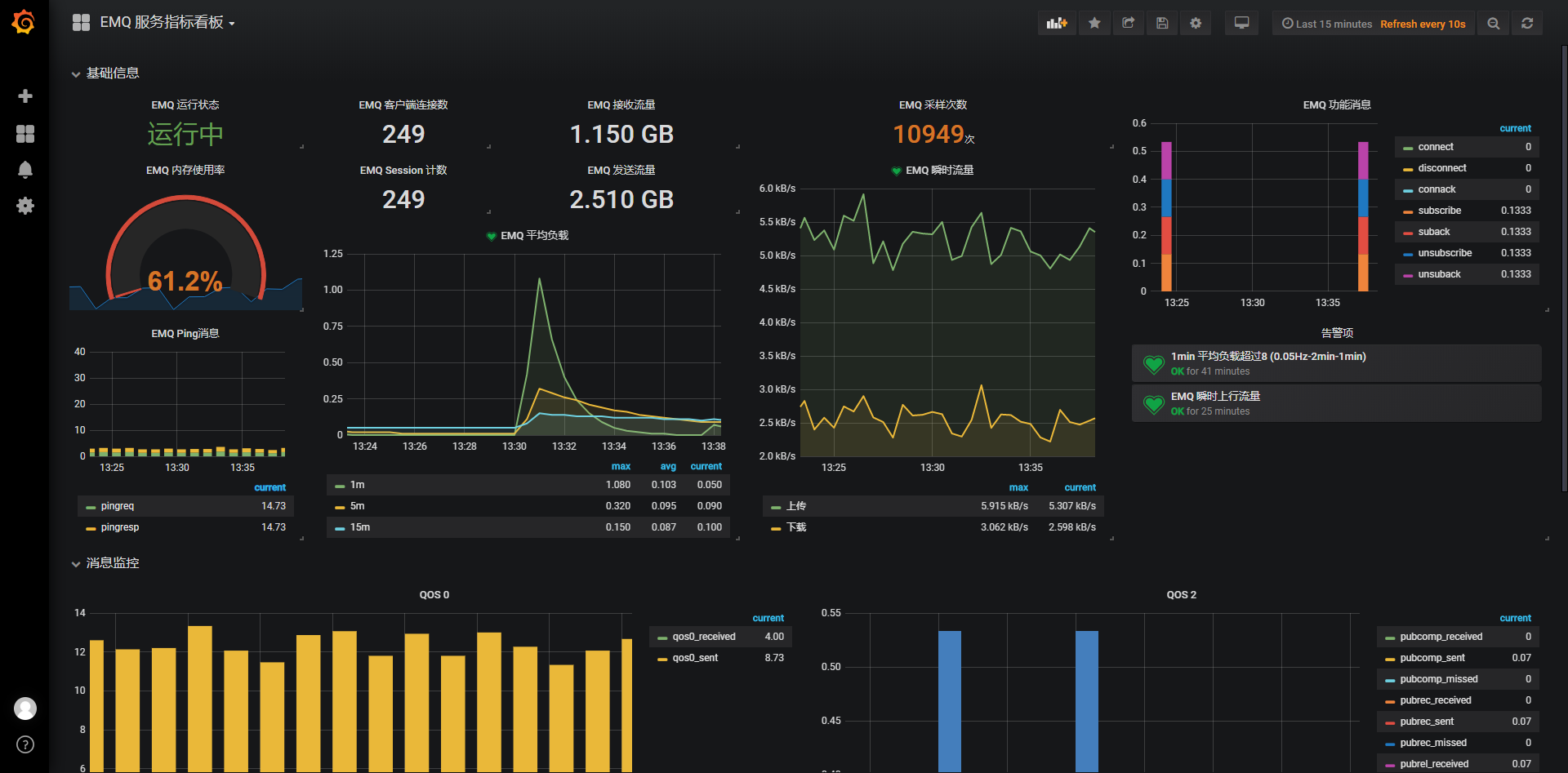
EMQ 服务指标看板
EMQ Status
EMQ (emqtt) Dashboard
contact: li.zhang@lowan-cn.com
emq exporter used
- https://github.com/nuvo/emq_exporter
- Thanks to nuvo’s great work
Data source config
Collector config:
Upload an updated version of an exported dashboard.json file from Grafana
| Revision | Description | Created | |
|---|---|---|---|
| Download |
