Sysdig Secure Summary
An overview of policies, rules, and events related to Sysdig Secure
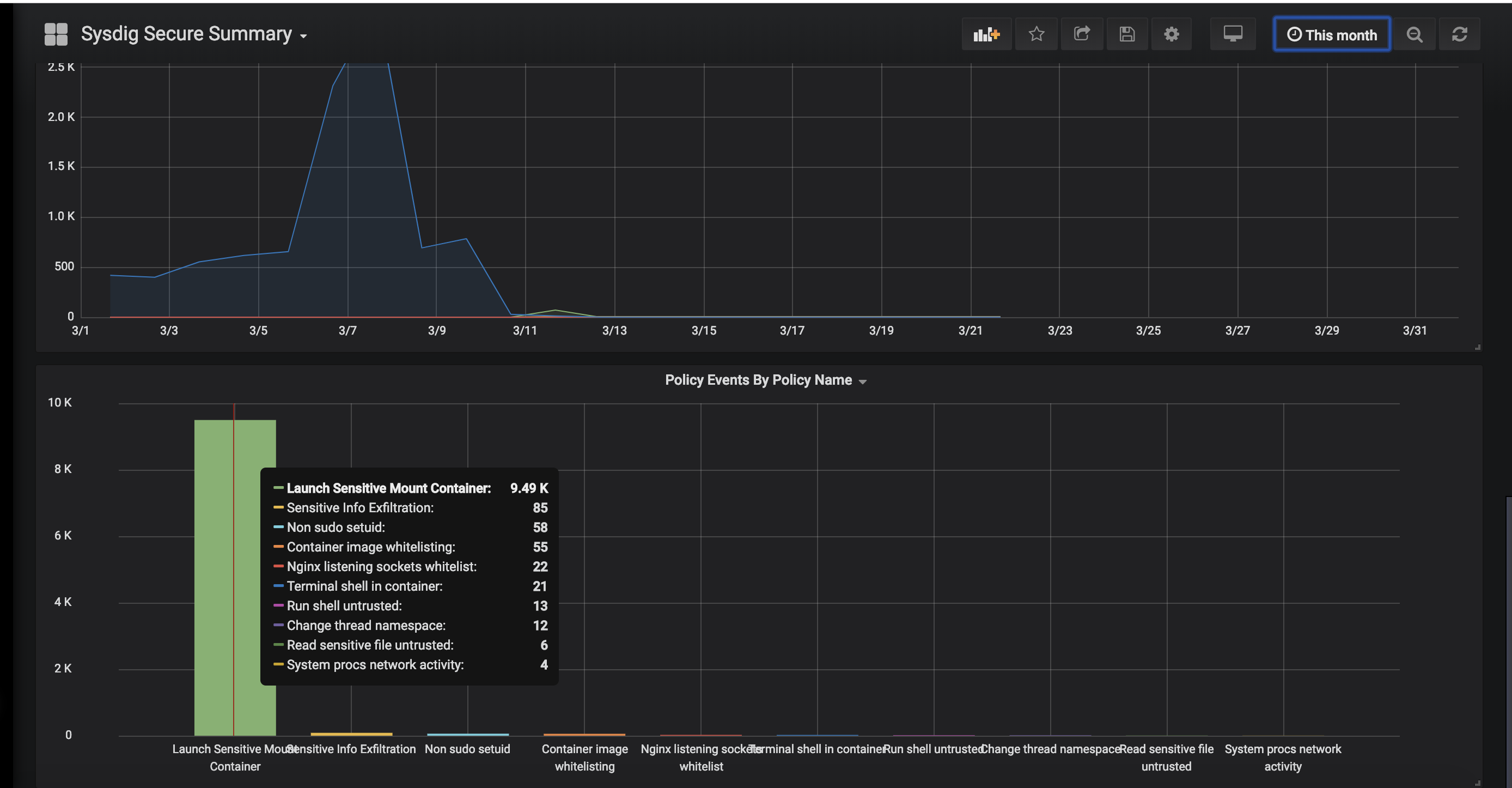
Get an overview Sysdig Secure
- See how many agents are installed
- How many policies are active
- How many security events Sysdig Secure has detected in your infrastructure
- Which rules are firing the most often
Data source config
Collector config:
Upload an updated version of an exported dashboard.json file from Grafana
| Revision | Description | Created | |
|---|---|---|---|
| Download |
