Capella Cambria Live BCM v4.2.1
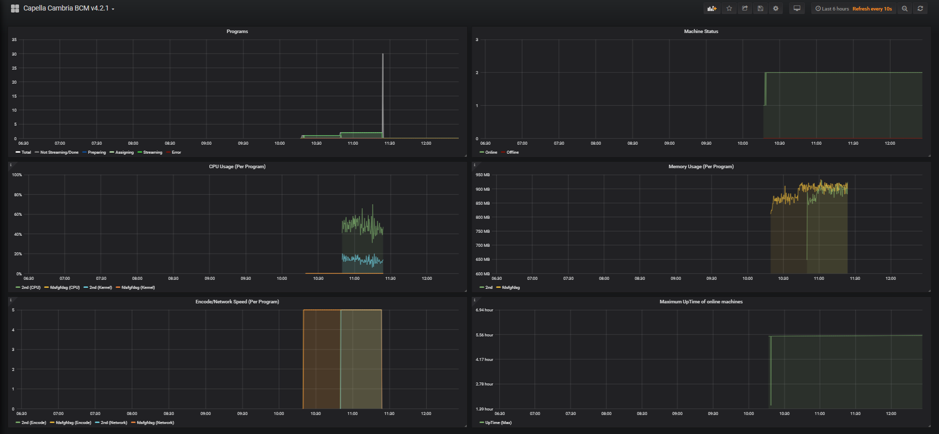
Dashboard for Cambria Live Broadcast Manager, an enterprise-level live streaming application for Windows.
Shows Program/Machine statistics, active Program CPU, Memory and Encoding/Netowork speed
Data source config
Collector type:
Collector plugins:
Collector config:
Revisions
Upload an updated version of an exported dashboard.json file from Grafana
| Revision | Description | Created | |
|---|---|---|---|
| Download |