IIS
Data source config
Collector config:
Upload an updated version of an exported dashboard.json file from Grafana
| Revision | Description | Created | |
|---|---|---|---|
| Download |
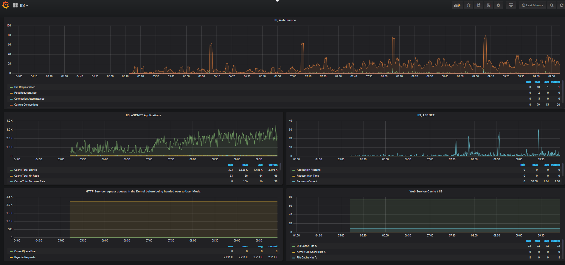
Microsoft IIS
Easily monitor Microsoft IIS, a web server that can host and manage web apps on Windows servers, with Grafana Cloud's out-of-the-box monitoring solution.
Learn more