Gatling Report
Gatling Report
Change log
The new version of Gatling doesn’t support graphite output anymore.
Please use another tool perfana/x2i or perfana/g2i instead of InfluxDB v1 graphite input or Telegraf graphite input plugin. There is a new dashboard for the x2i or g2i: https://grafana.com/grafana/dashboards/21776-gatling/ . There is an instruction about using InfluxDB v2 or VictoriaMetrics as metric storages: https://github.com/perfana/x2i/issues/2
Demo
Open model: Gatling Grafana Report openmodel-rampusers2
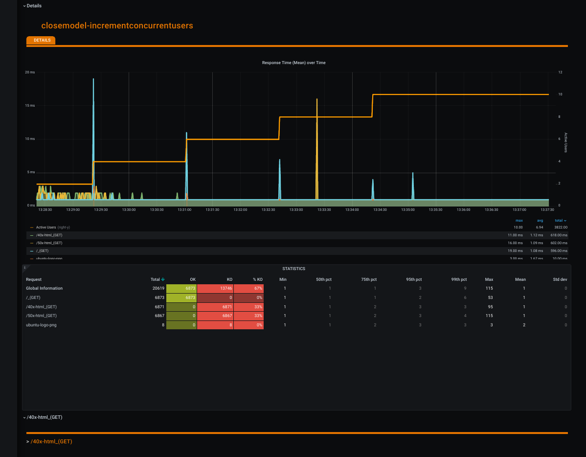
Closed model: Gatling Grafana Report closemodel-incrementconcurrentusers
Install
Use Grafana 6.5 - 6.7 for develop, modification and work.
Use Grafana 7.0.3 beta for work and small modification: Grafana 7.0 did not support creating links with ${cell} params in URL, but support vew and modify links with ${cell} in Table Panel Old (backward compatibility).
Example docker containter start with plugins and settings: /devenv/devenv.run.grafana.sh
#!/bin/sh -x
git clone https://github.com/polarnik/gatling-grafana-dashboard.git
cd gatling-grafana-dashboard/devenv
DIR="$( cd "$( dirname "${BASH_SOURCE[0]}" )" >/dev/null 2>&1 && pwd )"
ID=$(id -u)
docker network create loadlab
docker pull grafana/grafana
docker run --name=grafana \
--network=loadlab --user $ID -p 3000:3000 \
-v "$DIR/grafana.ini":/etc/grafana/grafana.ini \
-v "$DIR/plugins":/var/lib/grafana/plugins \
-v "$DIR/provisioning":/etc/grafana/provisioning \
-v "$DIR/var/lib/grafana":/var/lib/grafana \
-v "$DIR/usr/share/grafana":/var/usr/share/grafana \
-v "$DIR/var/log/grafana":/var/log/grafana \
grafana/grafana- Change datasource settings in /devenv/provisioning/datasources/influxdb-Gatling_TCP.yml - for example set
basicAuth: falseanddatabase: gatling - Open http://localhost:3000/d/gatlingTrendWithLink, demo link: http://84.201.161.113:3000/d/gatlingTrendLink
- Select Test Run in Navigate menu, go to link http://localhost:3000/d/gatling/…some…params…
- View http://localhost:3000/d/gatling report
Default admin password in grafana.ini:
- admin_user = /devenv/grafana.ini#L158
- admin_password = /devenv/grafana.ini#L161
Source code and developer environment
- https://github.com/polarnik/gatling-grafana-dashboard
- https://github.com/polarnik/gatling-grafana-dashboard/blob/master/devenv/provisioning/dashboards/json/gatlingNew.json
Features
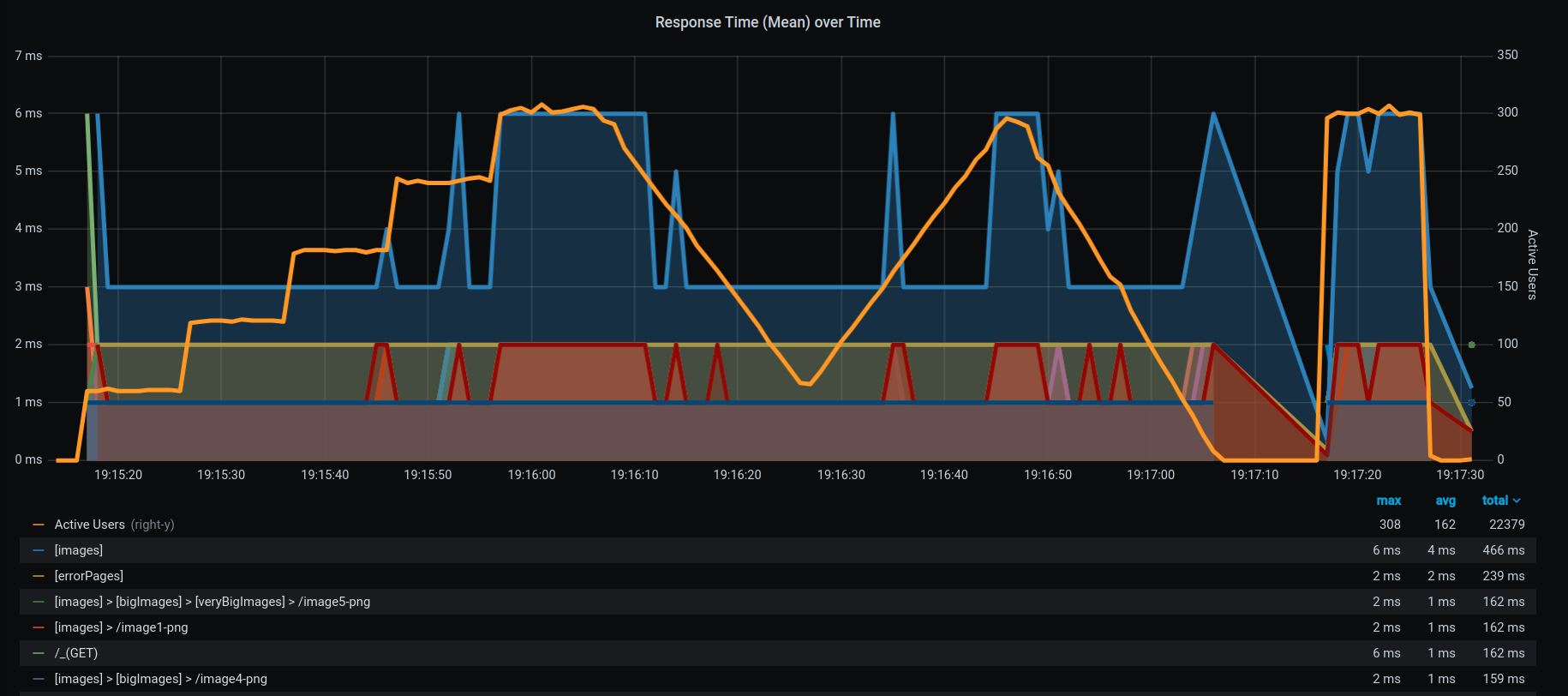
- Full Copy of HTML Gatling Report - all graphs and tables
- Distributed testing support - sum metrics from multiple hostname (load agent) with filtering by hostname
- Support grouping request
- Filtering by RunID
- Navigate Menu
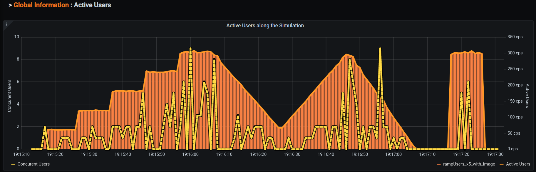
- Support Closing Load Model - new graph “Concurrent Users”
Helpers
- Dynamic select Grafana Granularity: $g = gatling write period
- Dynamic calculate test Duration for RunID tag
- Highlight zero values in tables
- Support both Dark and White Grafana themes
TODO
- Fix some bugs - please create bugs via https://github.com/polarnik/gatling-grafana-dashboard/issues
- Boost InfluxQL query
View
Full View
Filter by Load Station (default All - sum result from multiple load agent). Time Link - link to navigate to other Test Run with same Simulation name:
Filter by Group (support Gatling Group store, filtering and visualise) for Group 1, 2, 3 levels:
Test Report header:
- Simulation name
- Test RunID
- Names of Load Stations
- Test Duration
And Indicators
- time <= 40 ms
- time > 40 && time <= 100
- time > 100
Treshold 40, 100 get from Grafana variables (may be changed via URL params &var-duration_1=40&var-duration_2=100):
Global Information / Statistics:
- Group names: Group (level 1), Group (level 2), Group (level 3) if needed
- Requests - request name
- synthetic request Global Information - all request alias
- Total - total count (default sort order by Total DESC)
- OK - ok count
- KO - not ok count
- %KO = KO for current request / Total for Global Information
- …
InfluxDB.conf
Full influxdb.conf example: /devenv/influxdb.conf
# Determines whether the graphite endpoint is enabled.
enabled = true
database = "gatling"
# retention-policy = ""
bind-address = ":2003"
protocol = "tcp"
# consistency-level = "one"
templates = [
"gatling.*.users.*.* measurement.simulation.measurement.request.field",
"gatling.*.*.*.*.*.* measurement.simulation.group1.group2.request.status.field group=2",
"gatling.*.*.*.*.* measurement.simulation.group1.request.status.field group=1",
"gatling.*.*.*.* measurement.simulation.request.status.field group=0",
"v2.gatling.*.*.*.users.*.* .measurement.run.host.simulation.measurement.request.field",
"v2.gatling.*.*.*.*.*.*.*.* .measurement.run.host.simulation.group1.group2.request.status.field group=2",
"v2.gatling.*.*.*.*.*.*.* .measurement.run.host.simulation.group1.request.status.field group=1",
"v2.gatling.*.*.*.*.*.* .measurement.run.host.simulation.request.status.field group=0",
]
# These next lines control how batching works. You should have this enabled
# otherwise you could get dropped metrics or poor performance. Batching
# will buffer points in memory if you have many coming in.
# Flush if this many points get buffered
batch-size = 5000
# number of batches that may be pending in memory
batch-pending = 10
# Flush at least this often even if we haven't hit buffer limit
batch-timeout = "10s"
### This string joins multiple matching 'measurement' values providing more control over the final measurement name.
separator = "."
### Default tags that will be added to all metrics. These can be overridden at the template level
### or by tags extracted from metric
# tags = ["region=us-east", "zone=1c"]Gatling (settings for support RunID and Hostname filter in Gatling Report)
Project Example: https://github.com/polarnik/gatling-report-example
What is RunID?
- RunID is a unique identificator of Gatling test runs, with starts in same time.
- Load agent hostname - not unique, Simulation - not unique (it is load profile name), but RunID + Simulation + Hostname - unique result.
- RunID combine multiple load agents results (multiple hostname) into one Gatling test run: filter by RunID + Simulation, but not by Hostname (
host=All).
Settings in Gatling.conf
Example /src/test/resources/gatling.conf
- Enable graphite support via
gatling.data.writers(gatling.data.writers = [graphite]) - Disable or paramertize
rootPathPrefixingatling.data.graphite:- Comment
rootPathPrefixingatling.data.graphitesection - for support override this prefix and pass RunId and Hostname from Gatling to InfluxDB - Use Environment Variable GATLING_PREFIX for
rootPathPrefixvalue - for support override this prefix and pass RunId and Hostname from Gatling to InfluxDB
- Comment
Short example:
gatling {
data {
writers = [console, file, graphite]
console {
light = false # When set to true, displays a light version without detailed request stats
writePeriod = 10 # Write interval, in seconds
}
file {
light = false # Full Information
bufferSize = 8192 # FileDataWriter's internal data buffer size, in bytes
}
leak {
noActivityTimeout = 60 # Period, in seconds, for which Gatling may have no activity before considering a leak may be happening
}
graphite {
light = false # Full Information
host = "localhost" # The host where the Carbon server is located
port = 2003 # The port to which the Carbon server listens to
protocol = "tcp" # The protocol used to send data to Carbon (currently supported : "tcp", "udp")
#rootPathPrefix = "gatling" #! Disable default prefix for using custom prefix: v2.gatling.{run}.{host}
bufferSize = 81920 # Internal data buffer size, in bytes
writePeriod = 1 # Write period, in seconds
}
}
}or
gatling {
data {
writers = [console, file, graphite]
console {
light = false # When set to true, displays a light version without detailed request stats
writePeriod = 10 # Write interval, in seconds
}
file {
light = false # Full Information
bufferSize = 8192 # FileDataWriter's internal data buffer size, in bytes
}
leak {
noActivityTimeout = 60 # Period, in seconds, for which Gatling may have no activity before considering a leak may be happening
}
graphite {
light = false # Full Information
host = "localhost" # The host where the Carbon server is located
port = 2003 # The port to which the Carbon server listens to
protocol = "tcp" # The protocol used to send data to Carbon (currently supported : "tcp", "udp")
rootPathPrefix=${?GATLING_PREFIX} #! Override default prefix via envirinment variable with: v2.gatling.{run}.{host}
bufferSize = 81920 # Internal data buffer size, in bytes
writePeriod = 1 # Write period, in seconds
}
}
}Start Gatling test with custom rootPathPrefix
Calculate RunID via bash script: gatling-report-example/start.gatling.rootPathPrefix.sh with round date time for 5 minutes
#!/bin/bash
# ./start.gatling.rootPathPrefix.sh
datetimePrefix=`date '+%Y-%m-%d_%H'`
dateTimeMinute=`date '+%M'`
round=5
roundMinute=$(expr "$dateTimeMinute" / $round)
roundMinute=$(expr "$roundMinute" \* $round)
roundMinute=$(printf "%02d" $roundMinute)
export GATLING_PREFIX="v2.gatling.$datetimePrefix:$roundMinute.`hostname`"
echo $GATLING_PREFIXCalculate RunID via Scala script: gatling-report-example/src/test/scala/io/qaload/gatling/reportExample/setting/TestConfig.scala with round date time for 5 minutes
class RunIdConvertor extends Converter[String] {
def getRoundStartTime(roundMinute: Int): String = {
val dateTimeFormatter = DateTimeFormatter.ofPattern("yyyy-MM-dd_HH")
val startTime = OffsetDateTime.now().format(dateTimeFormatter)
val date = new Date() // given date
val calendar = new GregorianCalendar() // creates a new calendar instance
calendar.setTime(date) // assigns calendar to given date
val minute = calendar.get(Calendar.MINUTE)
val minuteRound = round(floor( 1.0d * minute / roundMinute) * roundMinute)
s"${startTime}:${"%02d".format(minuteRound)}"
}
def convert(targetMethod: Method, text: String): String = {
if (text != "") {
text
} else {
getRoundStartTime(5)
}
}
}Case 1: SBT and pass RunID + Hostname via Command Line
Example: gatling-report-example/start.test.maven.sh
If comment rootPathPrefix in gatling.data.graphite
#!/bin/bash
GATLING_ROOT_PATH_PREFIX=`./start.gatling.rootPathPrefix.sh`
sbt -Dgatling.data.graphite.rootPathPrefix=$GATLING_ROOT_PATH_PREFIX "gatling:testOnly io.qaload.gatling.reportExample.simulation.OpenModel_AtOnceUsers"If use Environment Variable GATLING_PREFIX forrootPathPrefix
#!/bin/bash
GATLING_ROOT_PATH_PREFIX=`./start.gatling.rootPathPrefix.sh`
GATLING_ROOT_PATH_PREFIX=$GATLING_ROOT_PATH_PREFIX sbt "gatling:testOnly io.qaload.gatling.reportExample.simulation.OpenModel_AtOnceUsers"Case 2: Maven and pass RunID + Hostname via Command Line
Example: gatling-report-example/start.test.maven.sh
If use Environment Variable GATLING_PREFIX forrootPathPrefix
#!/bin/bash
GATLING_ROOT_PATH_PREFIX=`./start.gatling.rootPathPrefix.sh`
GATLING_ROOT_PATH_PREFIX=$GATLING_ROOT_PATH_PREFIX mvn gatling:test -Dsimulation=OpenModel_AtOnceUsersCase 3: IntelliJ IDEA and pass RunID + Hostname via App parameters
Data source config
Collector config:
Upload an updated version of an exported dashboard.json file from Grafana
| Revision | Description | Created | |
|---|---|---|---|
| Download |
