VMWare Vsphere - VM Dashboard -via vsphere-graphite

Prometheus data source - dashboard for guest VM based on cblomart/vsphere-graphite for VMware Vsphere.

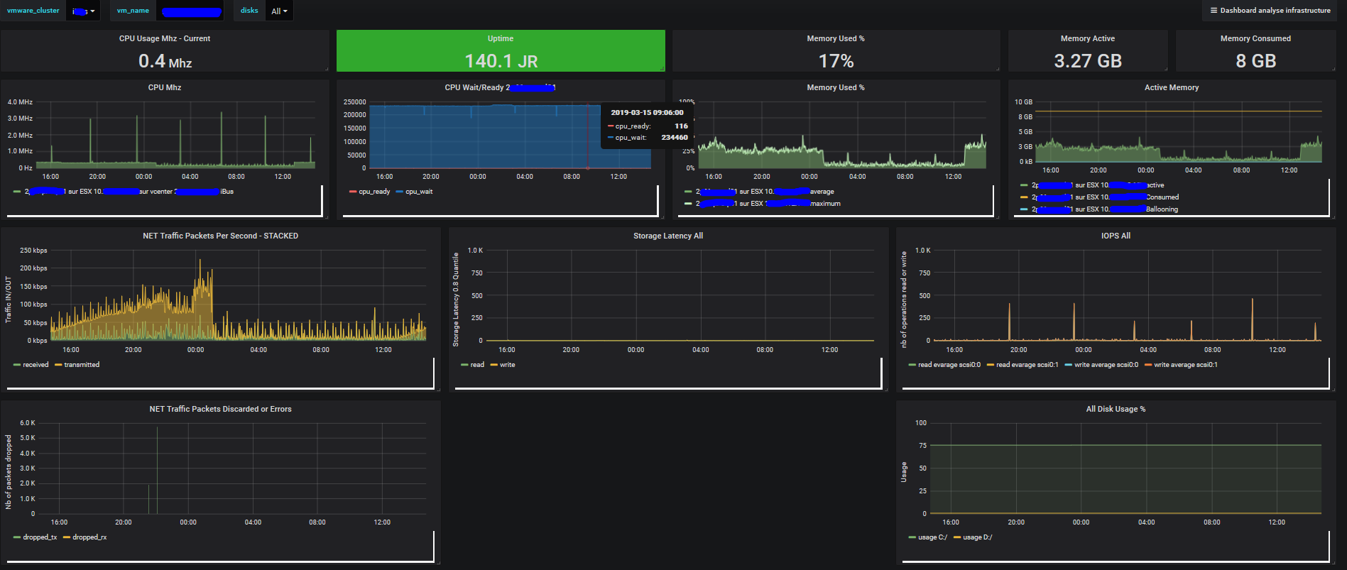
VMWare Vsphere - VM Dashboard -via vsphere-graphite screenshot 1

Dashboard for VMWare ESX hosted virtual machines that are collected by vsphere-graphite. cblomart/vsphere-graphite using the Prometheus backend. The dashboard discovers automatically available clusters, vms and disks. Datasource is Prometheus. This dashboard was inspired by #9925 which is not as complete and which is cannot be cleanly imported.

Revisions
RevisionDescriptionCreated
VMware vSphere

VMware vSphere

by Grafana Labs
Grafana Labs solution

Easily monitor VMware vSphere, a virtualization platform that helps consolidate IT infrastructure, with Grafana Cloud's out-of-the-box monitoring solution.

Learn more

Get this dashboard

Import the dashboard template

or

Download JSON

Datasource
Dependencies