Server Status

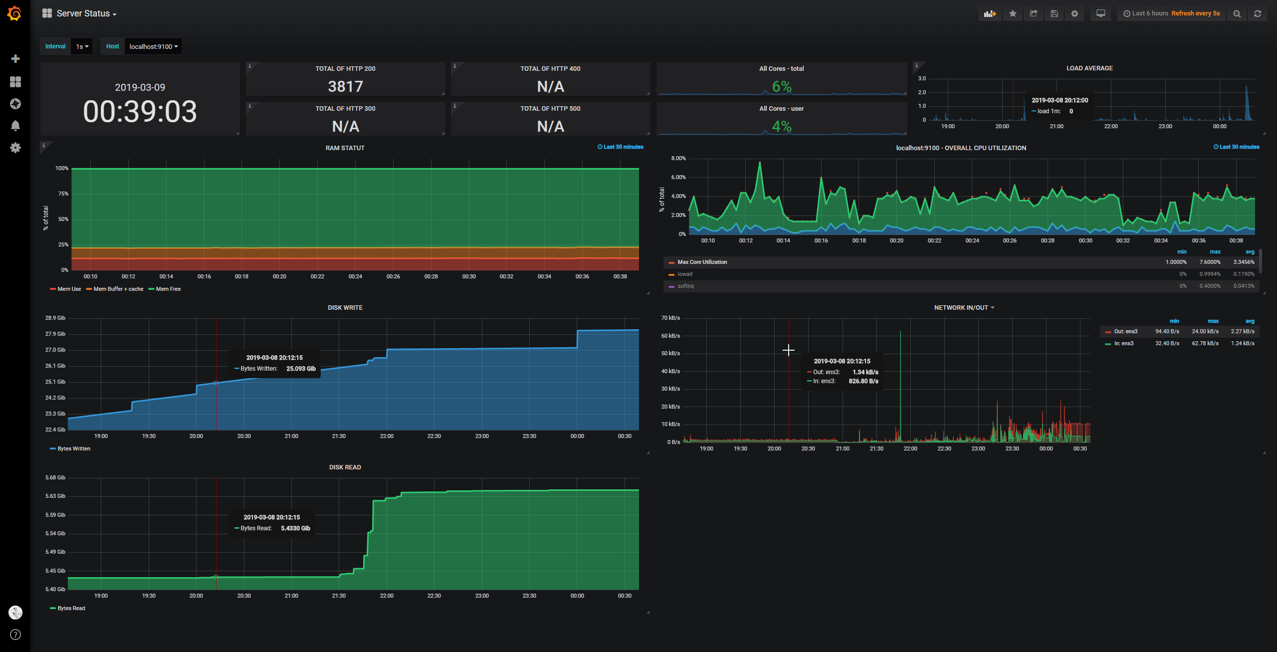
PROMETHEUS DASHBOARD Include : http 200; 300; 400; 500 cpu usage and overall cpu utilization filter (clik + ctrl for multiple select) load average disk write/read network in/out host choice interval choice flat color ! and some informations in the top left corner of certain graph

Server Status screenshot 1
Server Status screenshot 2
Server Status screenshot 3
Server Status screenshot 4
Server Status screenshot 5

PROMETHEUS DASHBOARD

Include :

  • http 200; 300; 400; 500
  • cpu usage and overall cpu utilization filter (clik + ctrl for multiple select)
  • load average
  • disk write/read
  • network in/out
  • host choice
  • interval choice
  • flat color !
  • and some informations in the top left corner of certain graph

install promotheus

change the version

sudo useradd --no-create-home --shell /bin/false prometheus
sudo mkdir /etc/prometheus
sudo mkdir /var/lib/prometheus
sudo chown prometheus:prometheus /etc/prometheus
sudo chown prometheus:prometheus /var/lib/prometheus

cd ~ curl -LO https://github.com/prometheus/prometheus/releases/download/v2.0.0/prometheus-2.0.0.linux-amd64.tar.gz tar xvf prometheus-2.0.0.linux-amd64.tar.gz sudo cp prometheus-2.0.0.linux-amd64/prometheus /usr/local/bin/ sudo cp prometheus-2.0.0.linux-amd64/promtool /usr/local/bin/ sudo chown prometheus:prometheus /usr/local/bin/prometheus sudo chown prometheus:prometheus /usr/local/bin/promtool sudo cp -r prometheus-2.0.0.linux-amd64/consoles /etc/prometheus sudo cp -r prometheus-2.0.0.linux-amd64/console_libraries /etc/prometheus sudo chown -R prometheus:prometheus /etc/prometheus/consoles sudo chown -R prometheus:prometheus /etc/prometheus/console_libraries rm -rf prometheus-2.0.0.linux-amd64.tar.gz prometheus-2.0.0.linux-amd64

sudo touch /etc/prometheus/prometheus.yml sudo chown prometheus:prometheus /etc/prometheus/prometheus.yml

sudo bash -c 'cat << EOF > /etc/systemd/system/prometheus.service [Unit] Description=Prometheus Wants=network-online.target After=network-online.target

[Service] User=prometheus Group=prometheus Type=simple ExecStart=/usr/local/bin/prometheus
–config.file /etc/prometheus/prometheus.yml
–storage.tsdb.path /var/lib/prometheus/
–web.console.templates=/etc/prometheus/consoles
–web.console.libraries=/etc/prometheus/console_libraries

[Install] WantedBy=multi-user.target EOF'


install Prometheus node Exporter

change the version

sudo useradd --no-create-home --shell /bin/false node_exporter

cd ~ curl -LO https://github.com/prometheus/node_exporter/releases/download/v0.15.1/node_exporter-0.15.1.linux-amd64.tar.gz tar xvf node_exporter-0.15.1.linux-amd64.tar.gz sudo cp node_exporter-0.15.1.linux-amd64/node_exporter /usr/local/bin sudo chown node_exporter:node_exporter /usr/local/bin/node_exporter rm -rf node_exporter-0.15.1.linux-amd64.tar.gz node_exporter-0.15.1.linux-amd64

sudo bash -c 'cat << EOF > /etc/systemd/system/node_exporter.service [Unit] Description=Node Exporter Wants=network-online.target After=network-online.target

[Service] User=node_exporter Group=node_exporter Type=simple ExecStart=/usr/local/bin/node_exporter

[Install] WantedBy=multi-user.target EOF'


Configurations Prometheus + Prometheus node Exporter

sudo bash -c 'cat << EOF > /etc/prometheus/prometheus.yml
global:
  scrape_interval: 15s

scrape_configs:

  • job_name: 'prometheus' scrape_interval: 5s static_configs:
    • targets: ['localhost:9090']
  • job_name: 'node_exporter' scrape_interval: 5s static_configs:
    • targets: ['localhost:9100']
      EOF'

Run Prometheus + Prometheus node Exporter

sudo systemctl daemon-reload
sudo systemctl start prometheus
sudo systemctl start node_exporter
Revisions
RevisionDescriptionCreated

Get this dashboard

Import the dashboard template

or

Download JSON

Datasource
Dependencies