Kube Eagle
Overview of all pod & node resource requests, limits and usages
Kube Eagle Dashboard
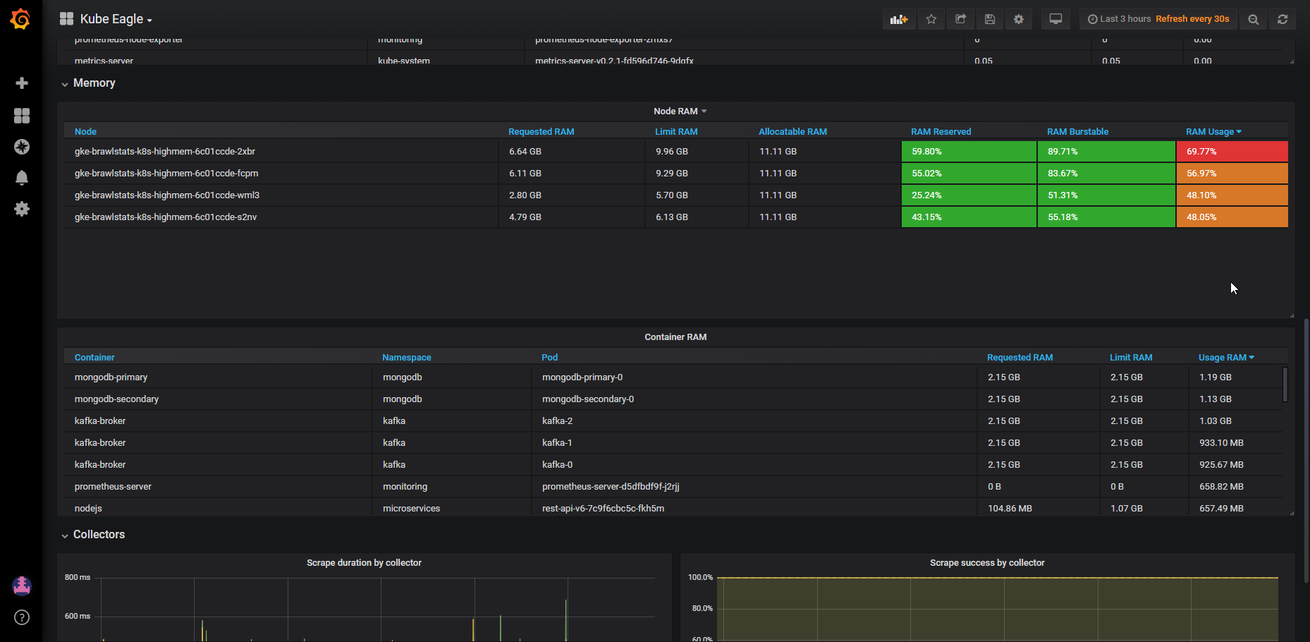
Kube eagle is a prometheus exporter which exports various metrics of kubernetes pod resource requests, limits and it’s actual usages. It was created with the purpose to provide a better overview of your kubernetes cluster resources, so that you can optimize the resource allocation. You can easily build, or use our default grafana dashboard which will help you to achieve this goal.
Note: This dashboard required prometheus metrics provided by Kube Eagle: https://github.com/google-cloud-tools/kube-eagle/
Data source config
Collector config:
Upload an updated version of an exported dashboard.json file from Grafana
| Revision | Description | Created | |
|---|---|---|---|
| Download |
Kubernetes
Monitor your Kubernetes deployment with prebuilt visualizations that allow you to drill down from a high-level cluster overview to pod-specific details in minutes.
Learn more