NATS Streaming Proxy
Dashboard for NATS Streaming memcached proxy
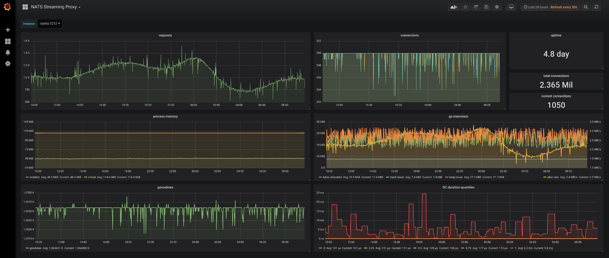
Dashboard shows online statistic from NATS Streaming proxy
Data source config
Collector config:
Upload an updated version of an exported dashboard.json file from Grafana
| Revision | Description | Created | |
|---|---|---|---|
| Download |
WSO2 Streaming Integrator
Easily monitor WSO2 Streaming Integrator with Grafana Cloud's out-of-the-box monitoring solution.
Learn more