Kubernetes Cluster (Prometheus)

Summary metrics about containers running on Kubernetes nodes. Use this Helm chart to launch Grafana into a Kubernetes cluster. It will include this dashboard and many more dashboards to give you visibility into the Kubernetes Cluster. (https://github.com/sekka1/cloud-public/tree/master/kubernetes/pods/grafana-helm)

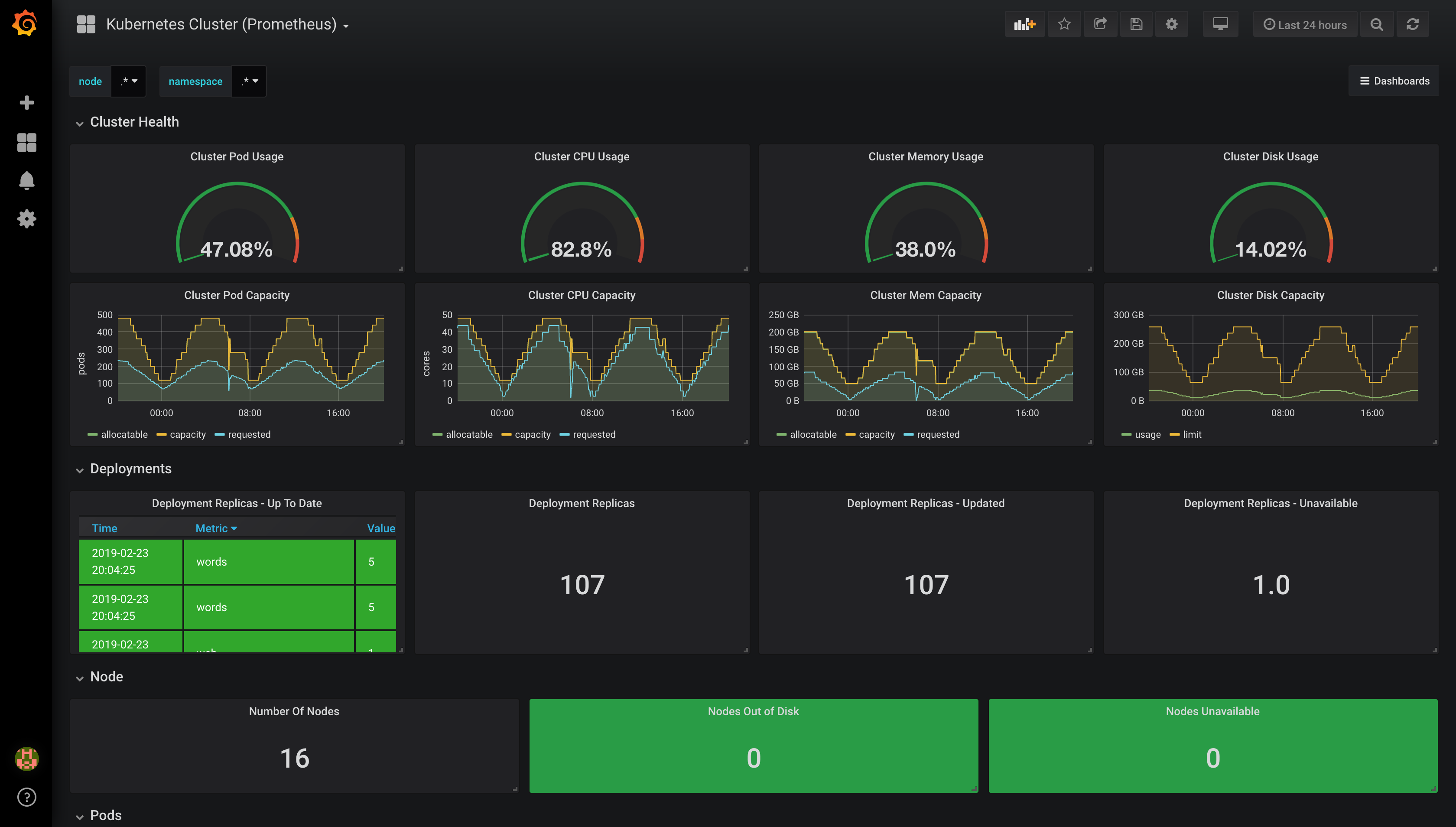
Kubernetes Cluster (Prometheus) screenshot 1
The Kubernetes Cluster (Prometheus) dashboard uses the prometheus data source to create a Grafana dashboard with the graph, singlestat and text panels.
Revisions
RevisionDescriptionCreated
Kubernetes

Kubernetes

by Grafana Labs
Grafana Labs solution

Monitor your Kubernetes deployment with prebuilt visualizations that allow you to drill down from a high-level cluster overview to pod-specific details in minutes.

Learn more

Get this dashboard

Import the dashboard template

or

Download JSON

Datasource
Dependencies