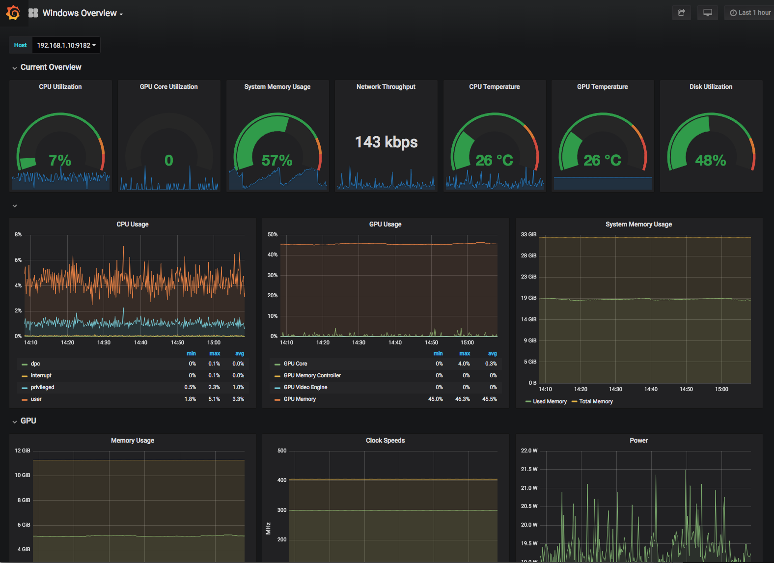
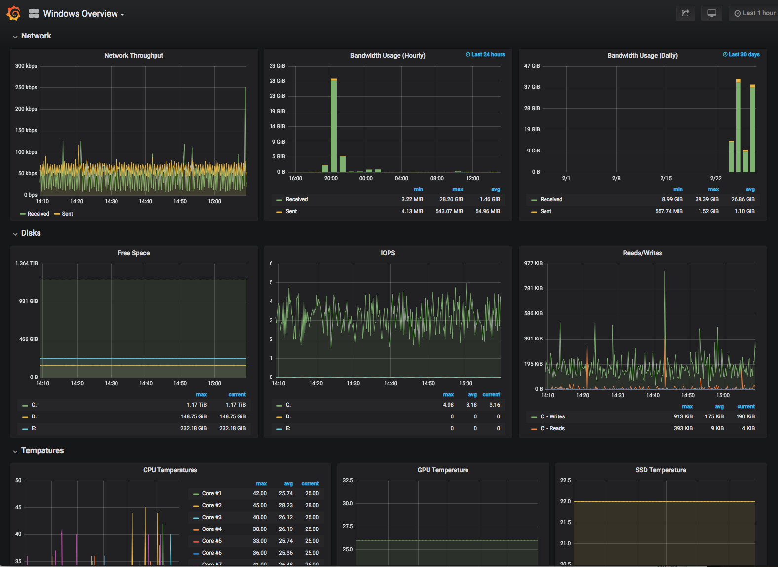
Windows Desktop Overview
A dashboard for monitoring a Windows Desktop/Gaming PC. Using Prometheus, wmi_exporter, and OhmGraphite.
This dashboard is built around monitoring a Desktop/Gaming PC.
It uses the following exporters:
- wmi_exporter
- OhmGraphite
OhmGraphite does not follow best practices for metric/label naming so you will most likely will need to make changes to the dashboard for it to work for you but it should be a good starting point.
Data source config
Collector config:
Upload an updated version of an exported dashboard.json file from Grafana
| Revision | Description | Created | |
|---|---|---|---|
| Download |
Docker Desktop
Monitor Docker Desktop with Grafana. Easily keep tabs on your containers with Grafana Cloud's out-of-the-box monitoring solution.
Learn more