DataCore Overview V1
You can find all details to run it on GitHub https://github.com/lblanc/grafana-integration
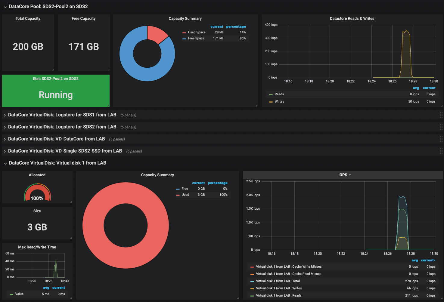
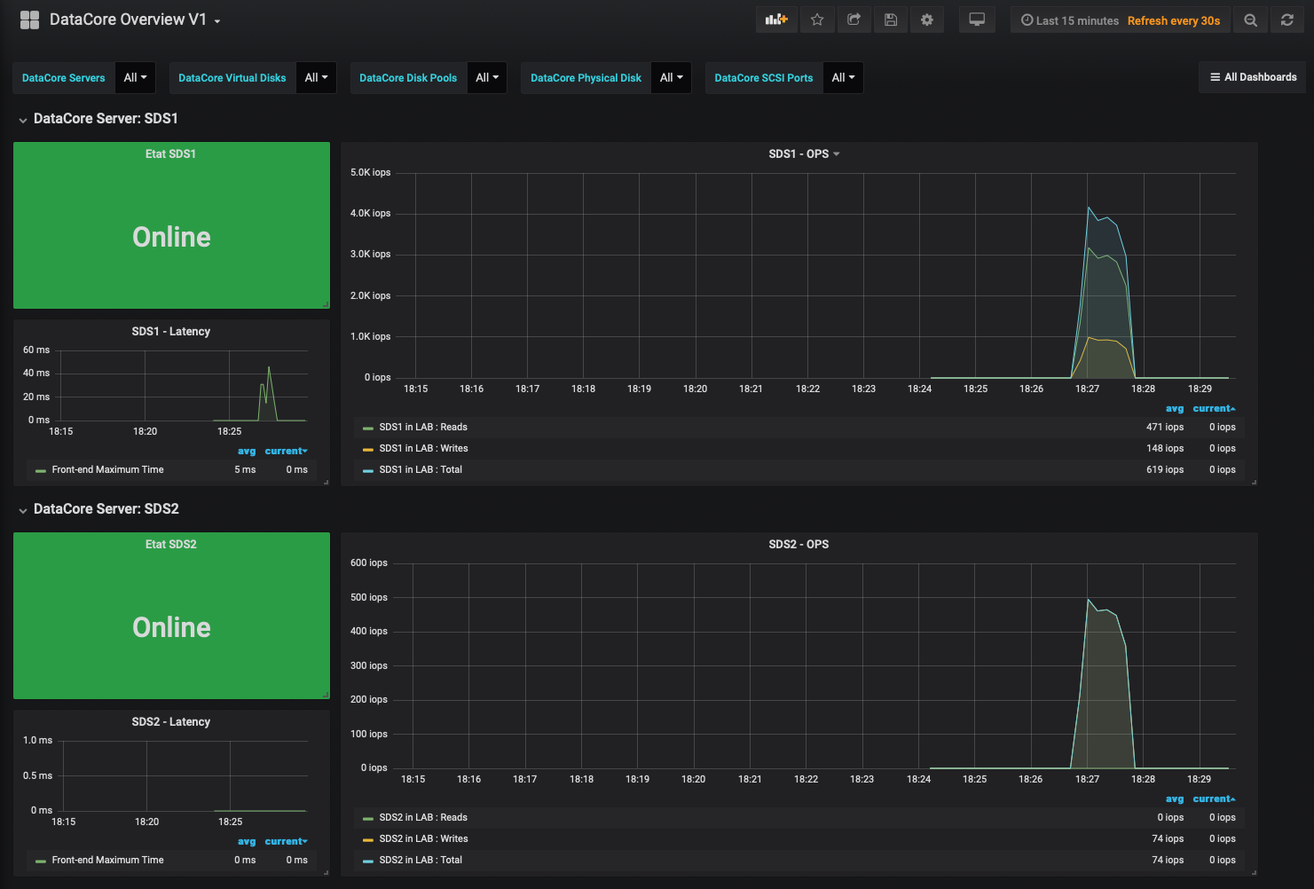
Docker Image with Telegraf, InfluxDB and Grafana with dashboard & REST script included for DataCore SANsymphony
You can find all details to run it on GitHub
Goal is to have grafana, influxdb and python script running to grab DataCore SANsymphony REST API performances
Quick Start
To start the container the first time launch this by replacing -e variables:
- DCSSVR -> DataCore Server (IP or hostname)
- DCSREST -> DataCore Rest API Server(IP or hostname)
- DCSUNAME -> DataCore User name
- DCSPWORD -> DataCore user password
docker run --ulimit nofile=66000:66000 \
-d \
--name grafana-datacore \
-p 3000:3000 \
-p 8888:8888 \
-p 8086:8086 \
-p 22022:22 \
-p 8125:8125/udp \
-e "DCSSVR=X.X.X.X" \
-e "DCSREST=X.X.X.X" \
-e "DCSUNAME=administrator" \
-e "DCSPWORD=password" \
lblanc/grafana-integration:latestIf you have special characters in the password, do not forget the escapement ’’ before (ex: “password!” will be “password\!”)
If you want to monitor also vSphere you can add this variables:
- VSPHERE_USER -> vSphere user
- VSPHERE_PASS -> vSphere password
- VSPHERE_VCENTER -> vSphere vCenter (IP or hostname)
- VSPHERE_DOM -> vSphere domain
docker run --ulimit nofile=66000:66000 \
-d \
--name grafana-datacore \
-p 3000:3000 \
-p 8888:8888 \
-p 8086:8086 \
-p 22022:22 \
-p 8125:8125/udp \
-e "DCSSVR=X.X.X.X" \
-e "DCSREST=X.X.X.X" \
-e "DCSUNAME=administrator" \
-e "DCSPWORD=password" \
-e "VSPHERE_USER=administrator@vsphere.local" \
-e "VSPHERE_PASS=password" \
-e "VSPHERE_VCENTER=X.X.X.X" \
lblanc/grafana-integration:latestTo stop the container launch:
docker stop grafana-datacoreTo start the container again launch:
docker start grafana-datacorePersistent data
You can optionaly add volume option to store Grafana configuration and influxdb files Example:
docker run --ulimit nofile=66000:66000 \
-d \
--name grafana-datacore \
-p 3000:3000 \
-p 8888:8888 \
-p 8086:8086 \
-p 22022:22 \
-p 8125:8125/udp \
-v my-volume:/data \
-e "DCSSVR=X.X.X.X" \
-e "DCSREST=X.X.X.X" \
-e "DCSUNAME=administrator" \
-e "DCSPWORD=password" \
-e "VSPHERE_USER=administrator@vsphere.local" \
-e "VSPHERE_PASS=password" \
-e "VSPHERE_VCENTER=X.X.X.X" \
lblanc/grafana-integration:latestMapped Ports
Host Container Service
3000 3000 grafana
8888 8888 chronograf
8086 8086 influxdb
8125 8125 statsd
22022 22 sshdSSH
ssh root@localhost -p 22022Password: root
Grafana
Username: grafana
Password: grafanaData source config
Collector config:
Upload an updated version of an exported dashboard.json file from Grafana
| Revision | Description | Created | |
|---|---|---|---|
| Download |
