Kubernetes Cluster Resources
Display usage of resources by namespaces in kubernetes cluster.
Dashboard for k8s clusters that use kube-prometheus for collecting metrics.
About Dashboard
This dashboard will help you visualize resource utilization by cluster with resource quota.
Pie Charts
- CPU Allocated Requests by Namespace
- CPU Allocated Limits by Namespace
- RAM Allocated Requests by Namespace
- RAM Allocated Limits by Namespace
Singlestat panels
- CPU Namespaces Limits Quota / CPU Cluster Resources
- CPU Namespaces Requests Quota / CPU Cluster Resources
- CPU All Pods Requests / CPU Cluster Resources
- CPU All Pods Limits / CPU Cluster Resources
- RAM Namespaces Limits Quota / RAM Cluster Resources
- RAM Namespaces Requests Quota / RAM Cluster Resources
- RAM All Pods Requests / RAM Cluster Resources
- RAM All Pods Limits / RAM Cluster Resources
- Actual Pods Count / Pods quota
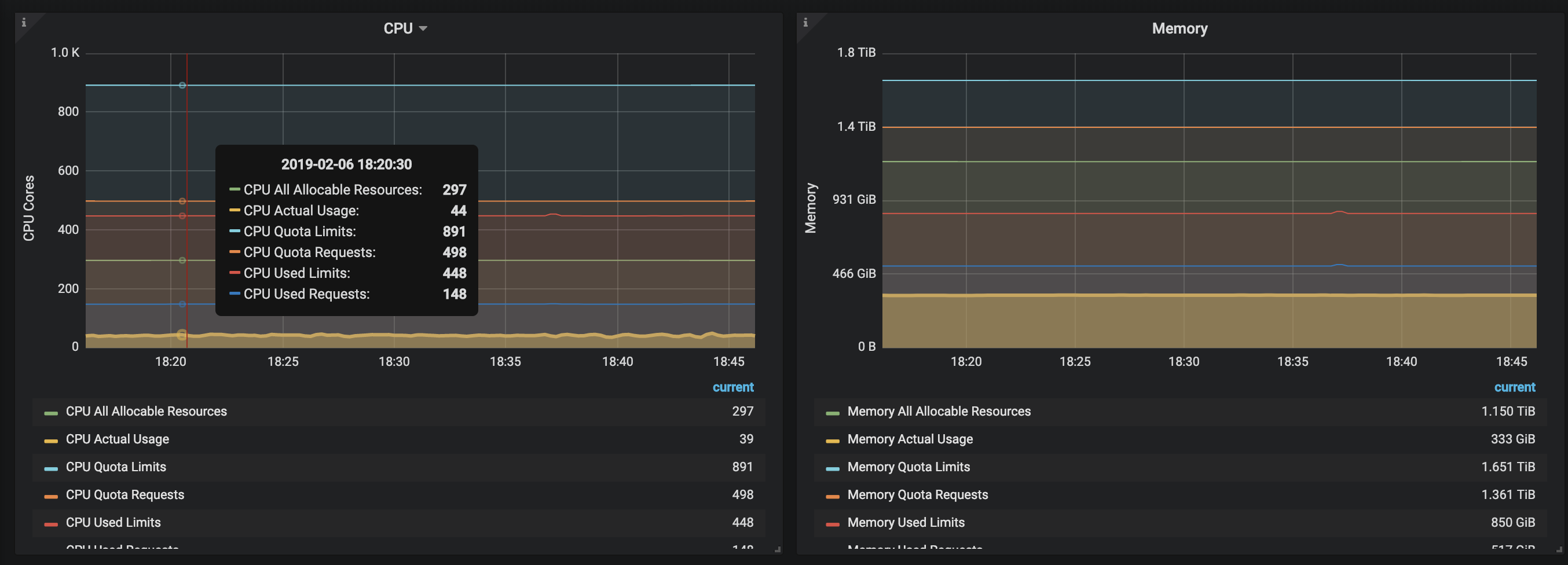
Graph panels
CPU
- CPU All Allocable Resources
- CPU Actual Usage
- CPU Quota Limits
- CPU Quota Requests
- CPU Used Limits
- CPU Used Requests
RAM
- RAM All Allocable Resources
- RAM Actual Usage
- RAM Quota Limits
- RAM Quota Requests
- RAM Used Limits
- RAM Used Requests
Pods Count per Node
- Pods per node
How to use
After importing dashboard - create variable $source that will contain the datasource (if you are using different datasources for different cluster), or just hardcode it.
How to contribute
Feel free to make PR in github repository.
Other k8s resources dashboards
Data source config
Collector config:
Upload an updated version of an exported dashboard.json file from Grafana
| Revision | Description | Created | |
|---|---|---|---|
| Download |
Kubernetes
Monitor your Kubernetes deployment with prebuilt visualizations that allow you to drill down from a high-level cluster overview to pod-specific details in minutes.
Learn more