Windows & Tomcat Overview
Windows host dashboard + Tomcat metrics for telegraf metrics pumped into Prometheus
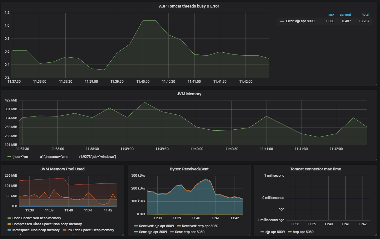
Dashboard for basic Windows, JVM and Tomcat metrics collected with Telegraf and Prometheus.
Please specify variables with
Data source config
Collector config:
Upload an updated version of an exported dashboard.json file from Grafana
| Revision | Description | Created | |
|---|---|---|---|
| Download |
Apache Tomcat
Easily monitor Apache Tomcat, an open source web server and servlet container that can run Java-based web applications, with Grafana Cloud's out-of-the-box monitoring solution.
Learn more