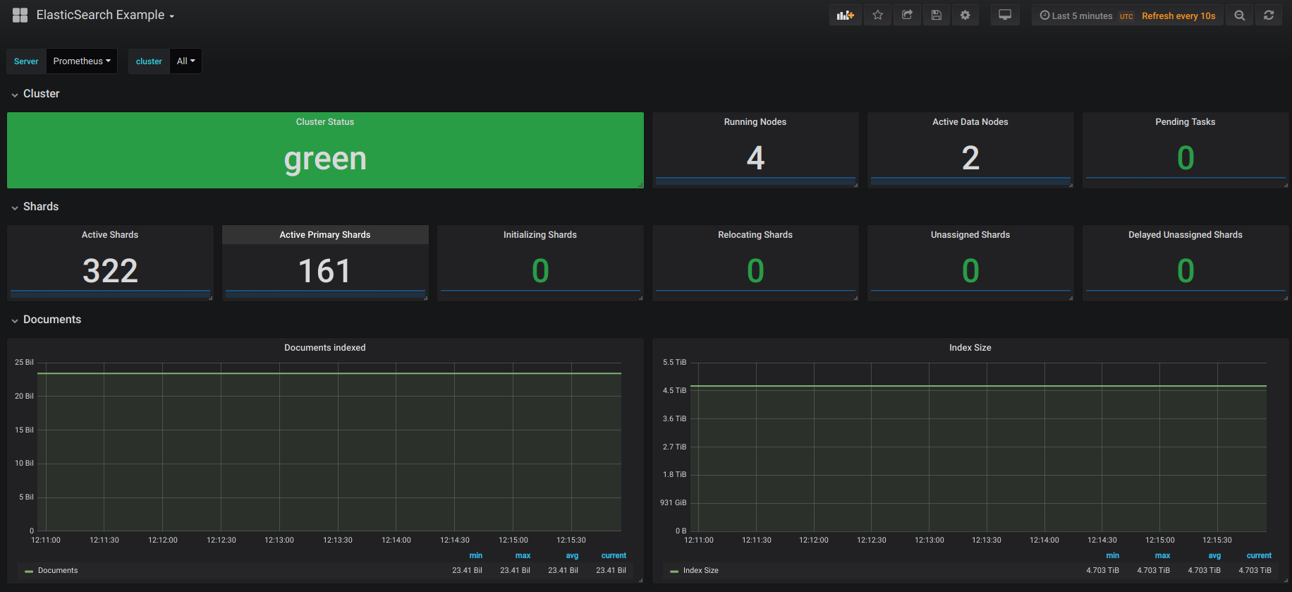
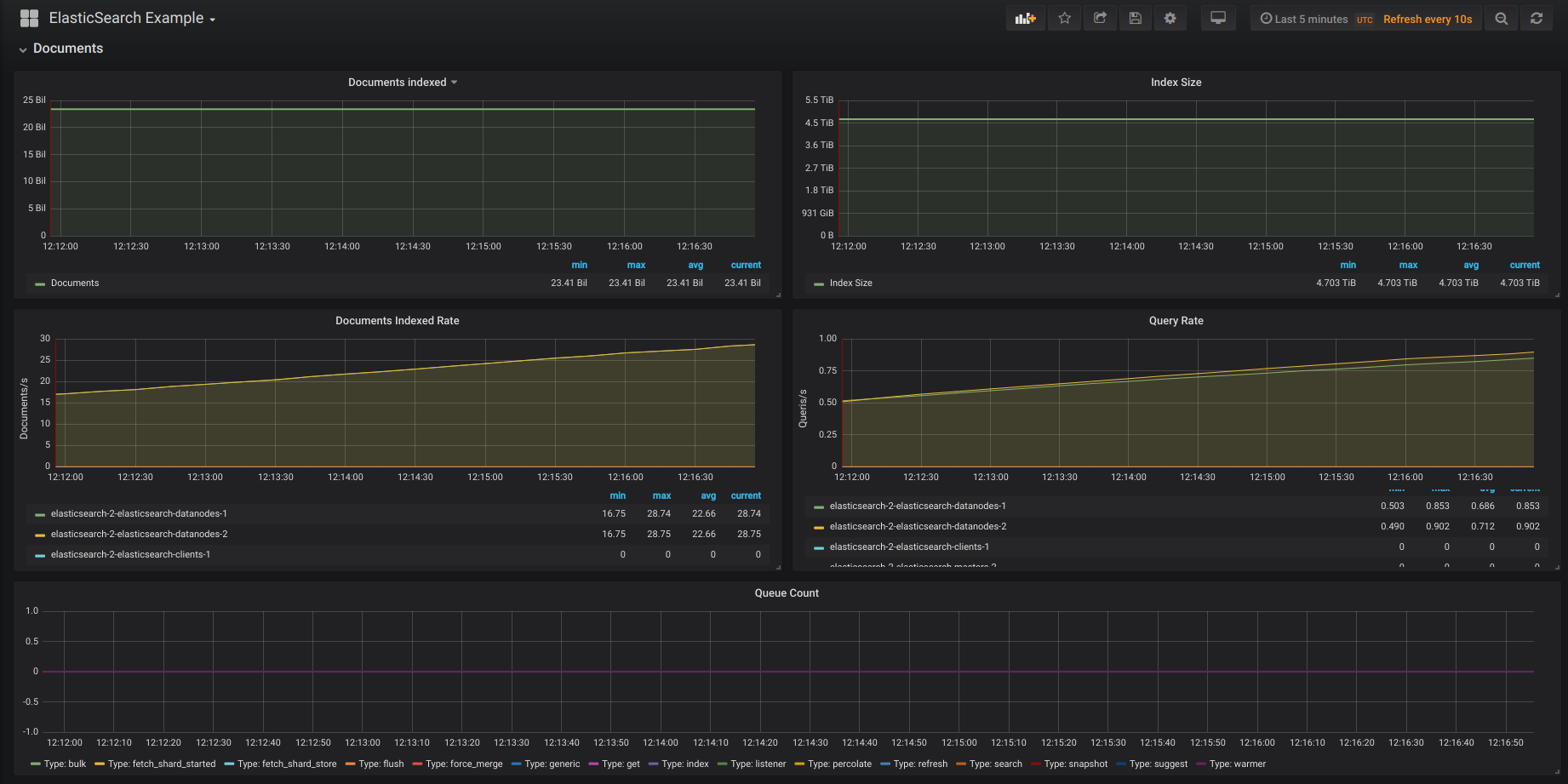
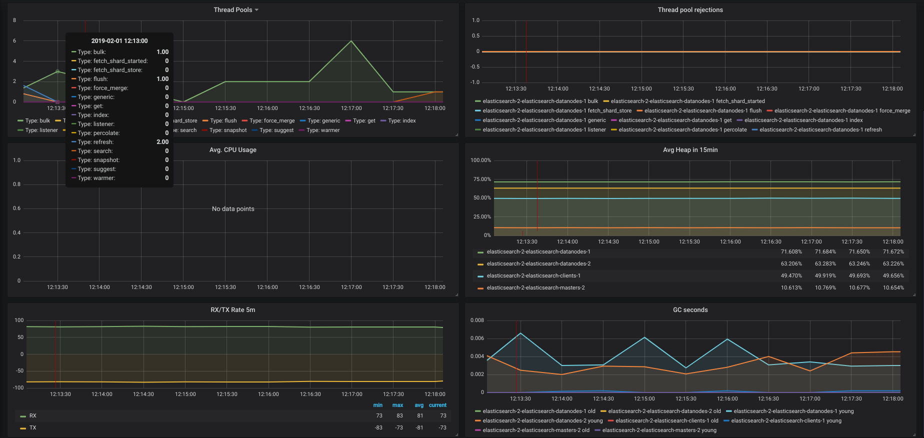
ElasticSearch
ElasticSearch cluster monitoring with ElasticSearch exporter
ElasticSearch
ElasticSearch cluster monitoring with ElasticSearch exporter
Data source config
Collector config:
Upload an updated version of an exported dashboard.json file from Grafana
| Revision | Description | Created | |
|---|---|---|---|
| Download |
Elasticsearch
Easily monitor Elasticsearch, a distributed, multitenant full-text search engine, with Grafana Cloud's out-of-the-box monitoring solution.
Learn more