Etcd-for-k8s-cn中文

Etcd Dashboard for Prometheus k8s-cn

Etcd-for-k8s-cn中文 screenshot 1
Etcd-for-k8s-cn中文 screenshot 2

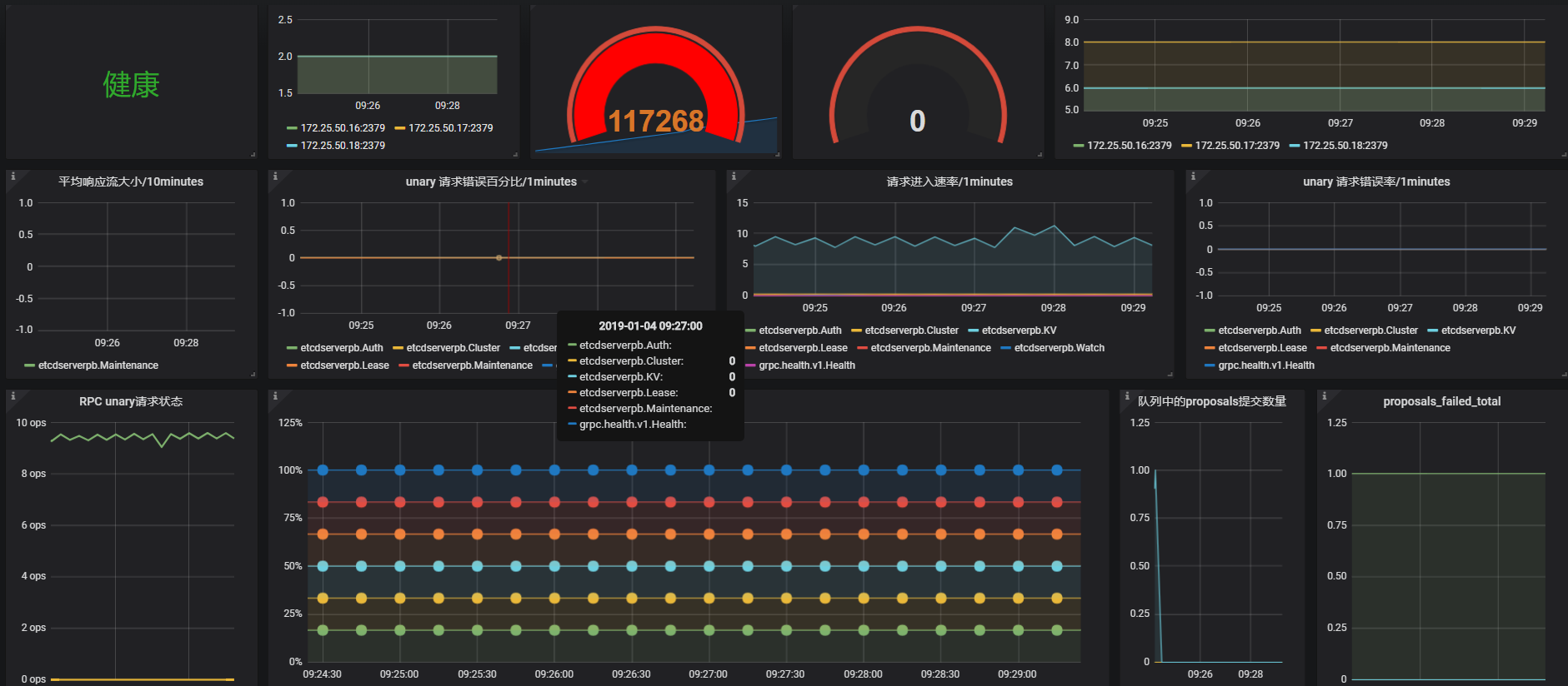
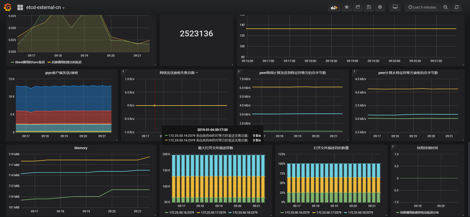
version: 3.3.10 你可以进行尝试,是否能够正常抓取数据。

如果有必要,你应该需要添加一个组,这样方便管理

      labels:
        group: 'etcd

tls的证书需要加上,如果有必要的话

  - job_name: 'etcd'
    metrics_path: /metrics
    scheme: https
    tls_config:
      cert_file: 'ssl/server.pem'
      key_file: 'ssl/server-key.pem'
      insecure_skip_verify: true
    static_configs:
    - targets: 
      - '172.25.50.16:2379'
      - '172.25.50.17:2379'
      - '172.25.50.18:2379'
      labels:
        group: 'etcd

你应该使用curl命令查看是否能够正常的访问

curl -Lk --cert ./server.pem --key ./server-key.pem  https://IPADDR:2379/metrics

gayhub: https://github.com/marksugar/promcr#etcd

假如你想尝试自定义k8s监控,可参考: https://github.com/marksugar/k8s-pgmon ,这是一个测试

Revisions
RevisionDescriptionCreated
Kubernetes

Kubernetes

by Grafana Labs
Grafana Labs solution

Monitor your Kubernetes deployment with prebuilt visualizations that allow you to drill down from a high-level cluster overview to pod-specific details in minutes.

Learn more

Get this dashboard

Import the dashboard template

or

Download JSON

Datasource
Dependencies