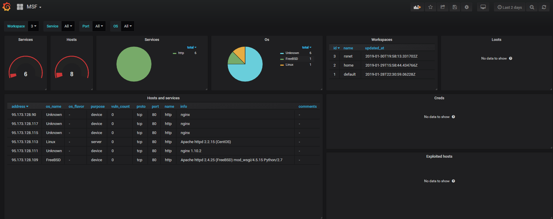
Metasploit dashboard
Metasploit dashboard
Datasource postresql. Config - .msf4/database.yml
Data source config
Collector type:
Collector plugins:
Collector config:
Revisions
Upload an updated version of an exported dashboard.json file from Grafana
| Revision | Description | Created | |
|---|---|---|---|
| Download |