FLS VISITOUR Server Base
This dashboard is a standard dashboard for the VISITOUR Server of fast lean smart (www.fastleansmart.com)
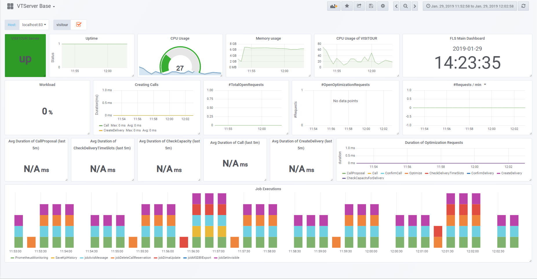
The FLS VISITOUR Server Base dashboard uses the prometheus data source to create a Grafana dashboard with the grafana-clock-panel, graph and singlestat panels.
Data source config
Collector type:
Collector plugins:
Collector config:
Revisions
Upload an updated version of an exported dashboard.json file from Grafana
| Revision | Description | Created | |
|---|---|---|---|
| Download |