Decentralized Blackbox Exporter
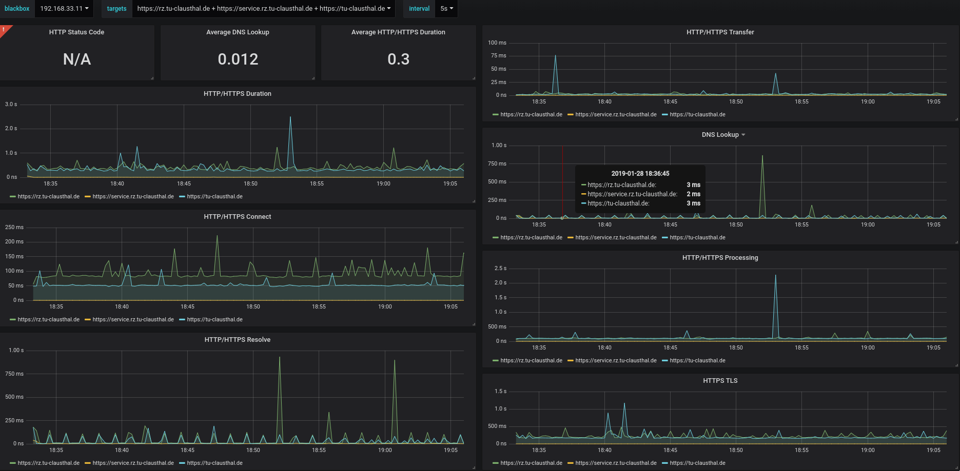
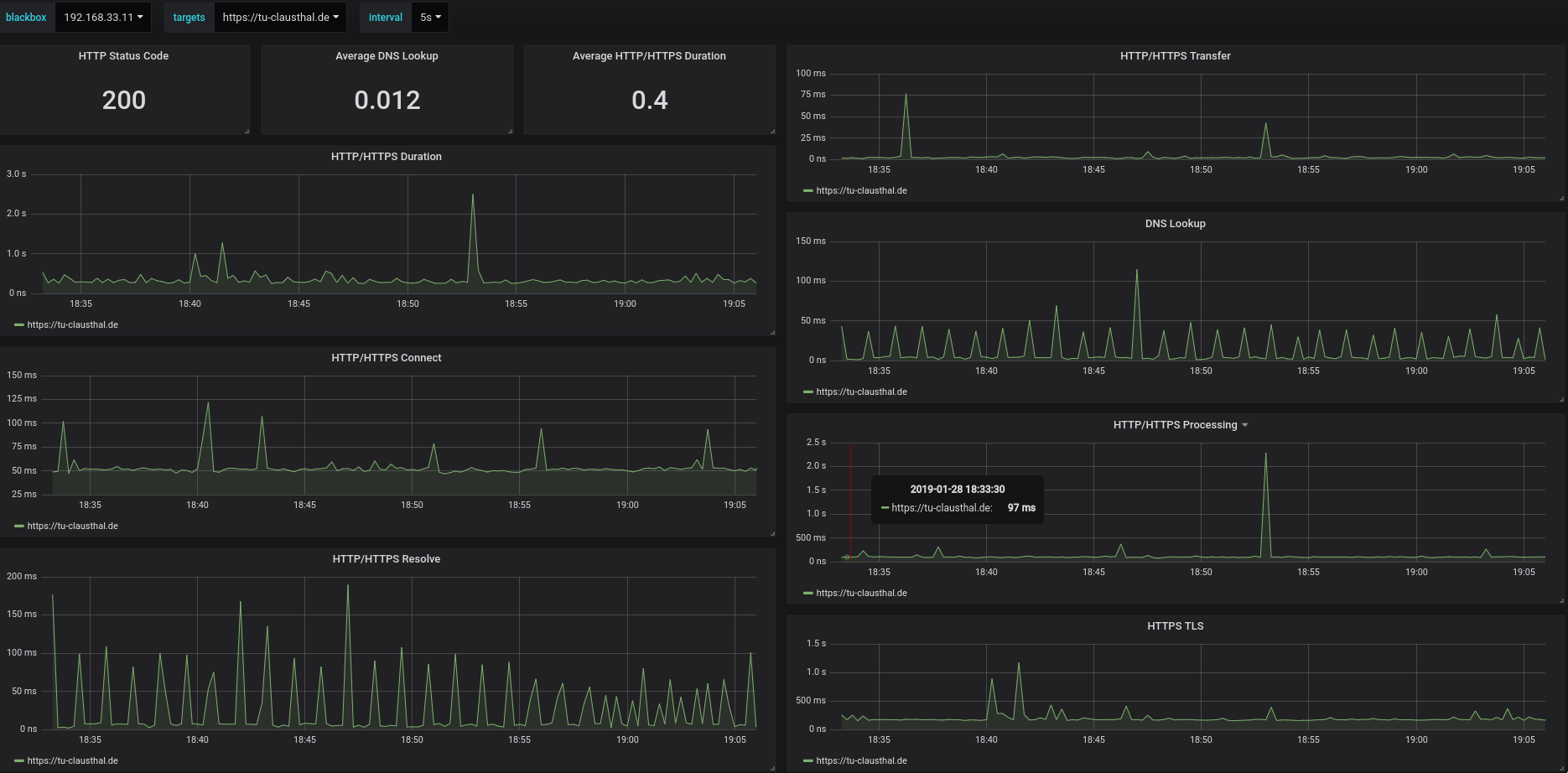
Dashboard for decentralized Blackbox Exporters. Mostly for DNS and HTTP/HTTPS Tests
Data source config
Collector config:
Upload an updated version of an exported dashboard.json file from Grafana
| Revision | Description | Created | |
|---|---|---|---|
| Download |
