OpenStack Dashboard
Openstack dashboard using the Openstack Exporter (https://github.com/Linaro/openstack-exporter)
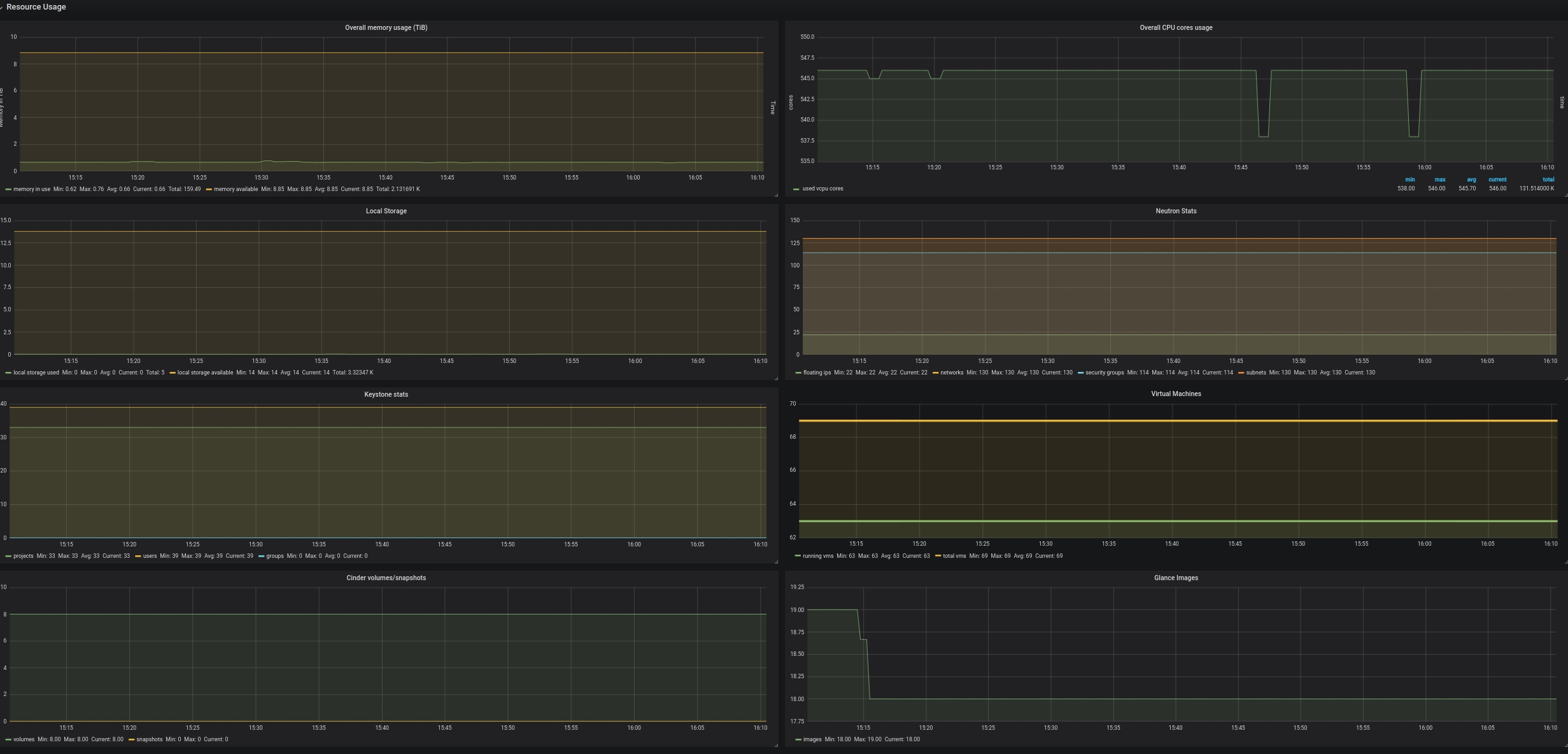
Dashboard for presenting metrics gathered from a OpenStack cloud using the exporter https;//github.com/Linaro/openstack-exporter , there are two sections, one for each service agent status and other for usage metrics.
Data source config
Collector config:
Upload an updated version of an exported dashboard.json file from Grafana
| Revision | Description | Created | |
|---|---|---|---|
| Download |
OpenStack
Easily monitor OpenStack, a collection of open source cloud infrastructure components, with Grafana Cloud's out-of-the-box monitoring solution.
Learn more