Memory Overview (Designed for PMM)

The dashboard that displays metrics related to memory usage on Linux systems. Designed for https://www.percona.com/software/database-tools/percona-monitoring-and-management

Memory Overview (Designed for PMM) screenshot 1
Memory Overview (Designed for PMM) screenshot 2
Memory Overview (Designed for PMM) screenshot 3

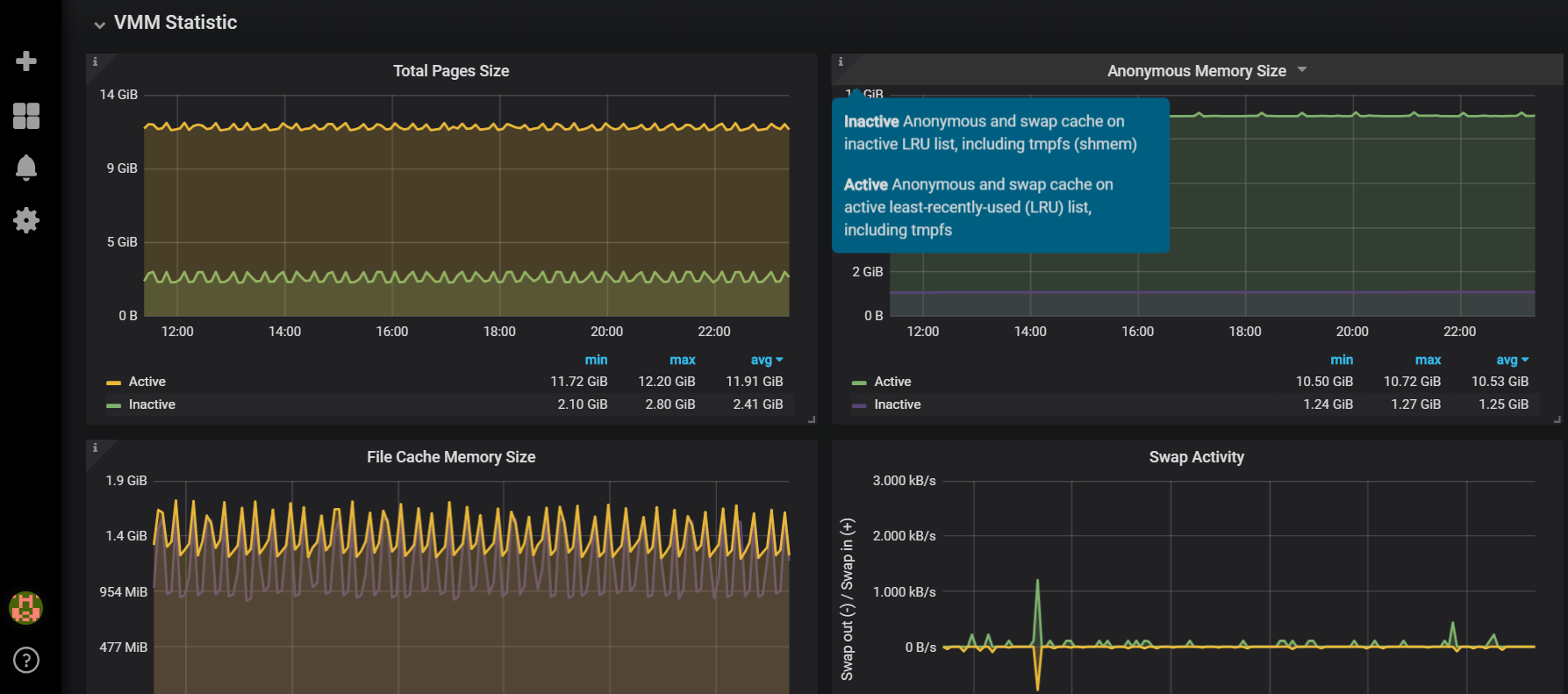
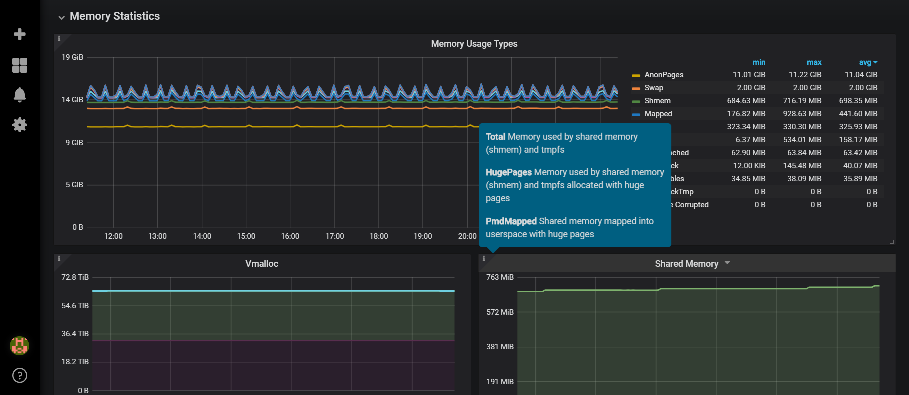
The dashboard leverages information collected by node_exporter. The graphs take advantage of /proc filesystem files, specifically:

meminfo: Provides information about distribution and utilization of memory. This varies by architecture and compile options.

vmstat: Provides information about block IO and CPU activity in addition to memory.

The information is split into five sections: Total Memory, VMM (Virtual Memory Manager) Statistics, Memory Statistics, Number and Dynamic of Pages, Pages per Zone

Revisions
RevisionDescriptionCreated

Get this dashboard

Import the dashboard template

or

Download JSON

Datasource
Dependencies