Airflow operators metrics
Display airflow operators metrics
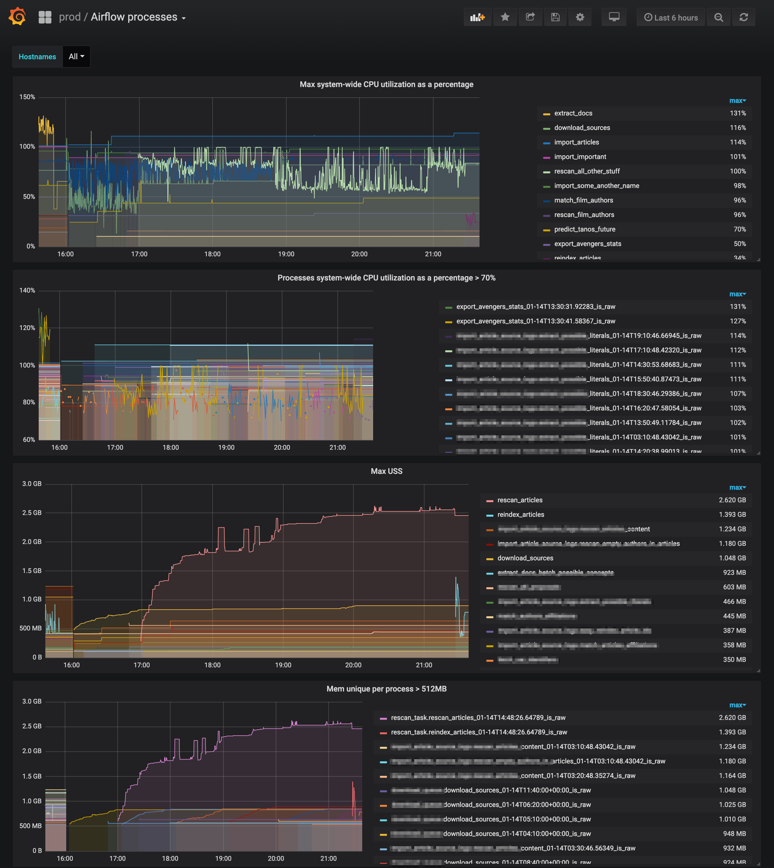
Display airflow operators metrics from the prometheus collected by: https://github.com/mastak/airflow_operators_metrics
Data source config
Collector config:
Upload an updated version of an exported dashboard.json file from Grafana
| Revision | Description | Created | |
|---|---|---|---|
| Download |
Apache Airflow
Easily monitor Apache Airflow, an open source platform for programmatically authoring, scheduling, and monitoring workflows, with Grafana Cloud's out-of-the-box monitoring solution.
Learn more