Unbound Statistics
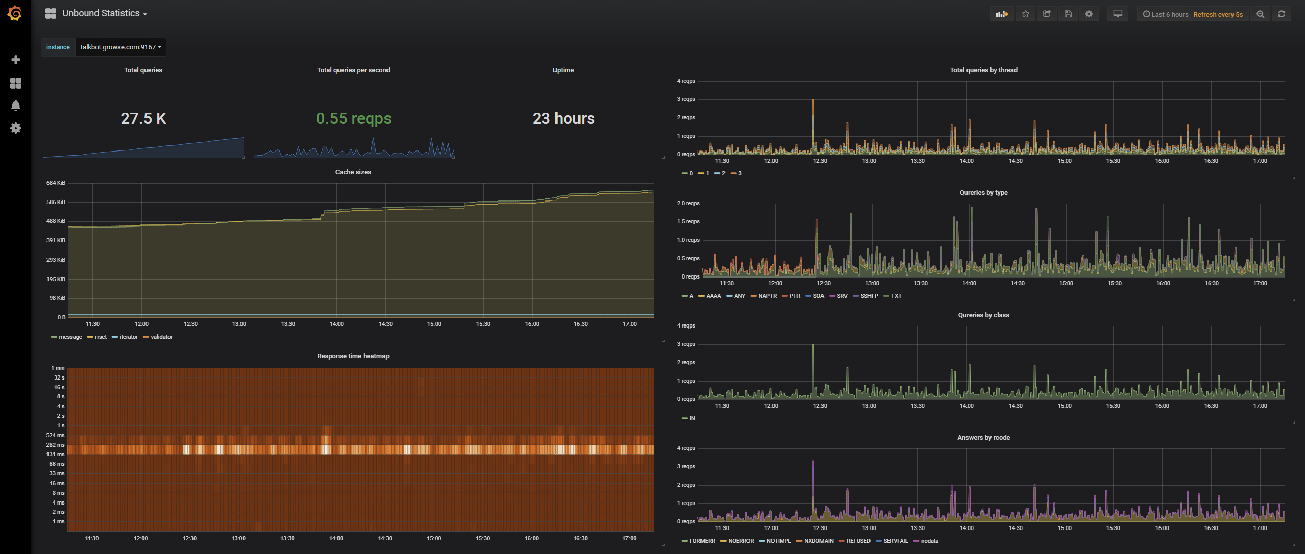
A simple dashboard for showing the output from the Unbound exporter (https://github.com/kumina/unbound_exporter)
A simple dashboard for showing the output from the Unbound exporter (https://github.com/kumina/unbound_exporter)
Data source config
Collector config:
Upload an updated version of an exported dashboard.json file from Grafana
| Revision | Description | Created | |
|---|---|---|---|
| Download |
