inspectIT Ocelot - Elastic - System Metrics
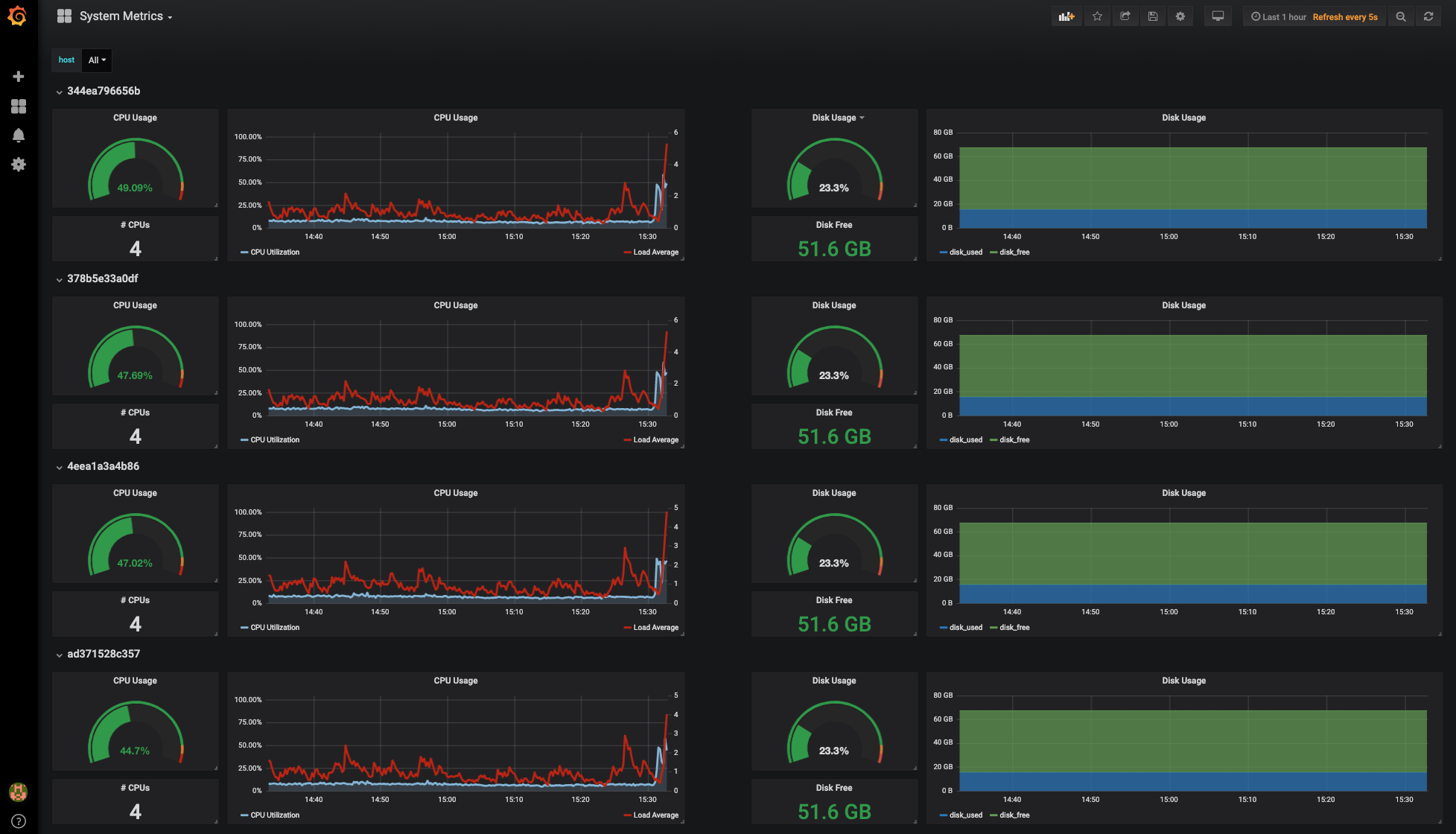
This dashboard is an example dashboard and part of the inspectIT OCE demo. This dashboard shows system metrics collected with the inspectIT OCE agent and stored with Elasticsearch.
Shows system metrics collected by inspectIT OpenCensus Edition:
- system CPU metrics
- system disk usage metrics
This dashboard is for usage with n Elasticsearch data source.
Data source config
Collector config:
Upload an updated version of an exported dashboard.json file from Grafana
| Revision | Description | Created | |
|---|---|---|---|
| Download |
