System Metrics
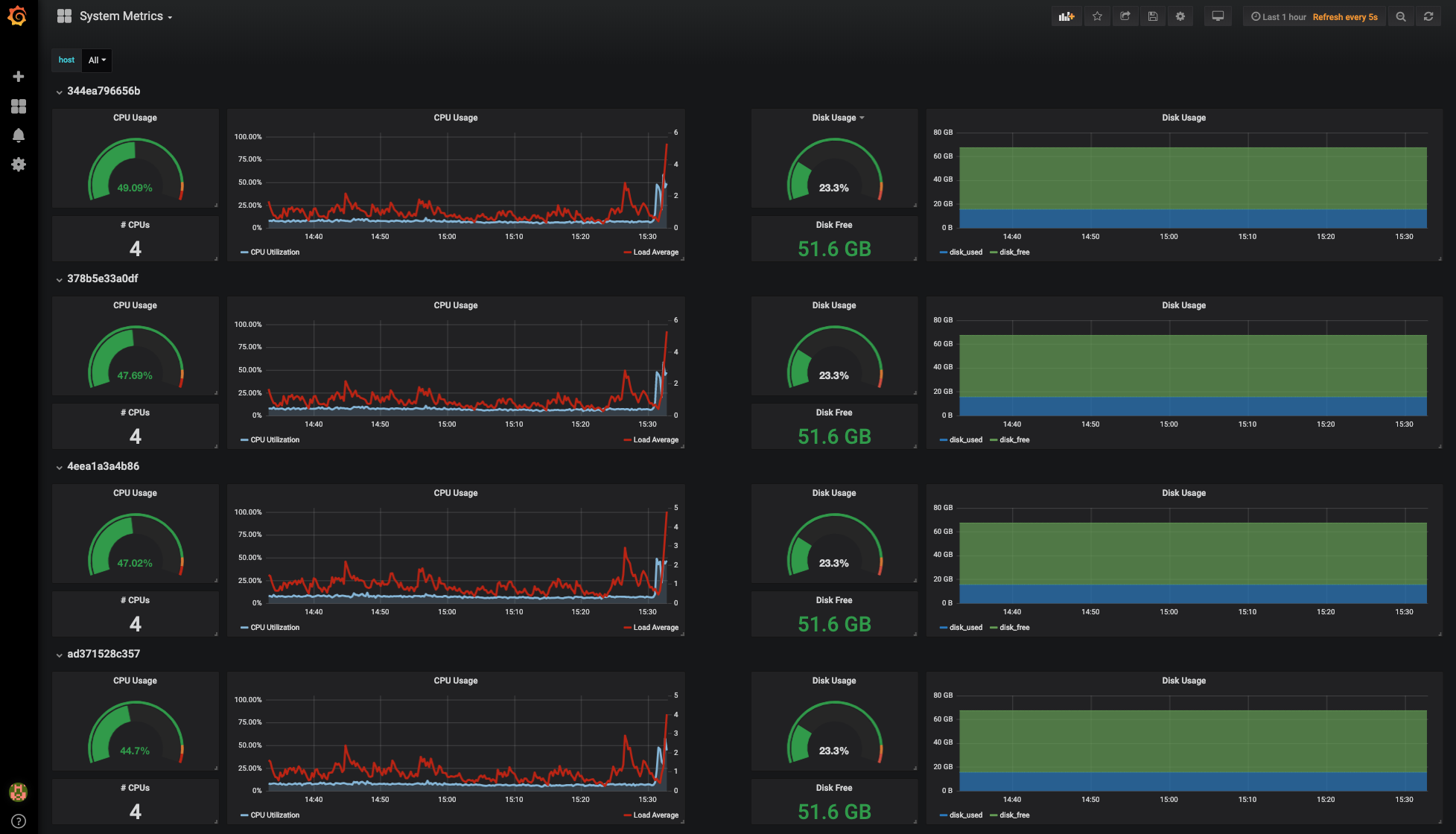
Shows system metrics collected by inspectIT Ocelot:
- system CPU metrics
- system disk usage metrics
This dashboard is for usage with a Prometheus data source.
Data source config
Collector config:
Upload an updated version of an exported dashboard.json file from Grafana
| Revision | Description | Created | |
|---|---|---|---|
| Download |
