DockProc

It is a monitoring dashboard for DockProc.

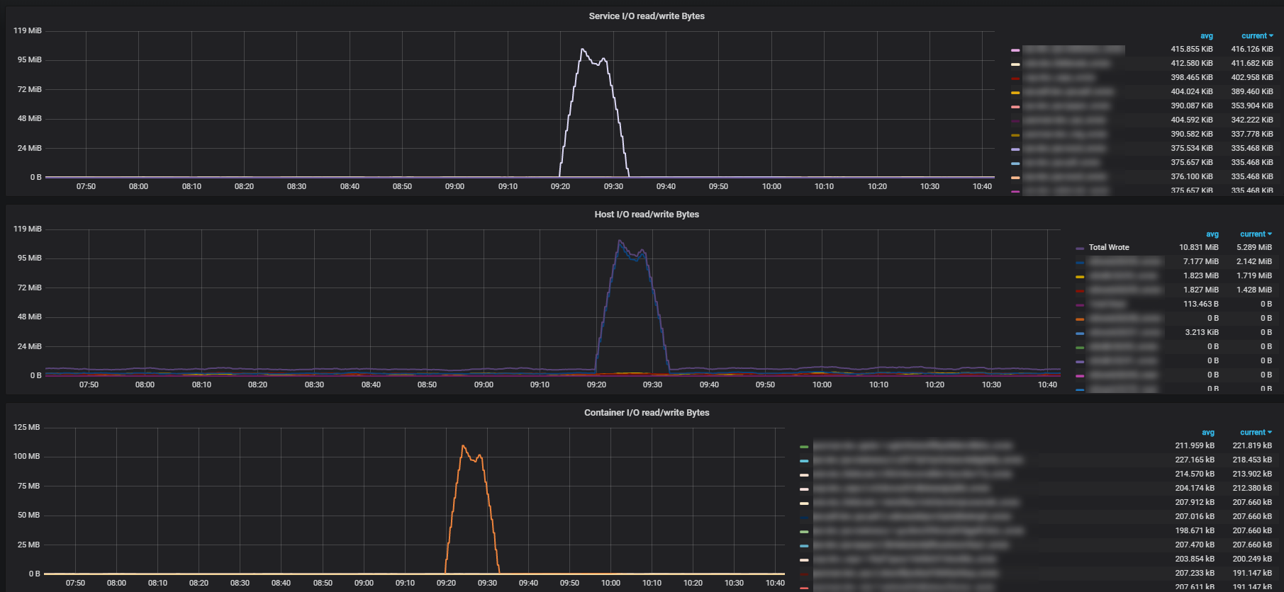
DockProc screenshot 1

It is a monitoring dashboard for DockProc. It monitors the I/O of your containers on process level. The problem we faced was that we couldn't get I/O of data written to nfs mounts.

You find the project here: https://gitlab.com/n0r1sk/dockproc

Revisions
RevisionDescriptionCreated

Get this dashboard

Import the dashboard template

or

Download JSON

Datasource
Dependencies