Ceph - OSD
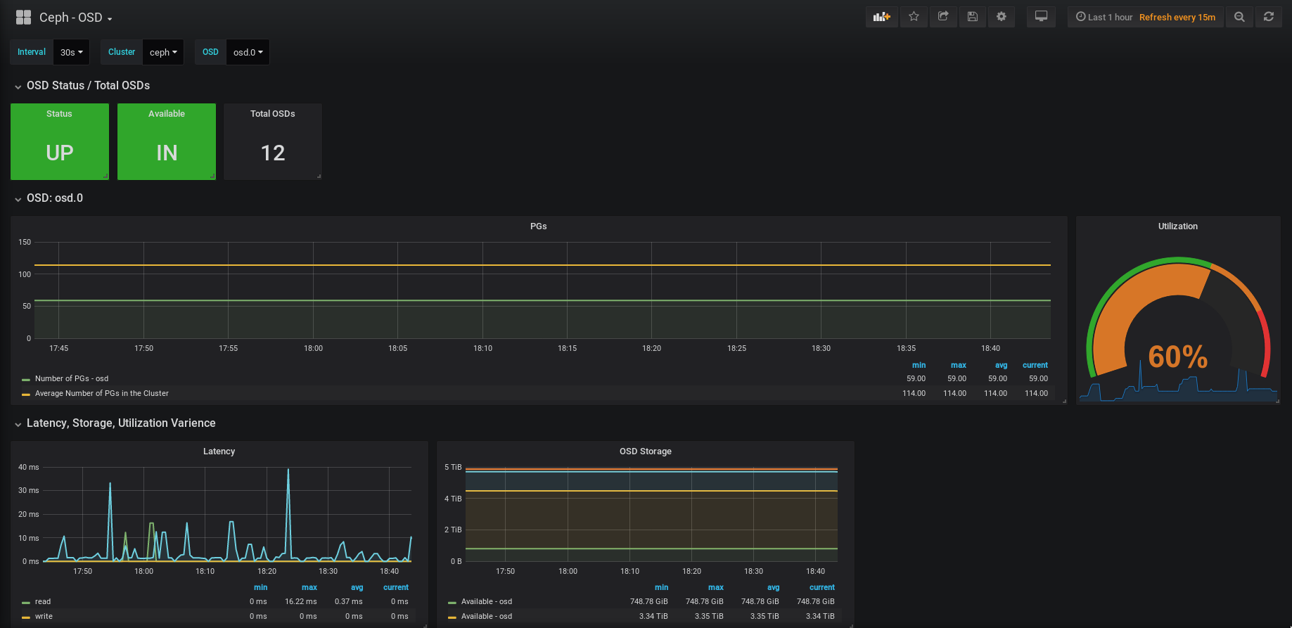
CEPH OSD Status.
Ceph OSD overview, built for ceph-mgr’s built-in prometheus exporter (available since 13.2 Mimic) with the following features:
- Multi-cluster support (cluster is selected via $job)
- OSDs total, IN, UP
Per each OSD:
- PG number
- Utilization %
- Read, Write, Read-Modify-Write Latency
- Storage used
Data source config
Collector config:
Upload an updated version of an exported dashboard.json file from Grafana
| Revision | Description | Created | |
|---|---|---|---|
| Download |
Ceph
Monitor Ceph with Grafana. Easily keep tabs on your cluster with Grafana Cloud's out-of-the-box monitoring solution.
Learn more