Brew House
BrewBench brew house, monitor temperature, humidity and pressure in your brew house.
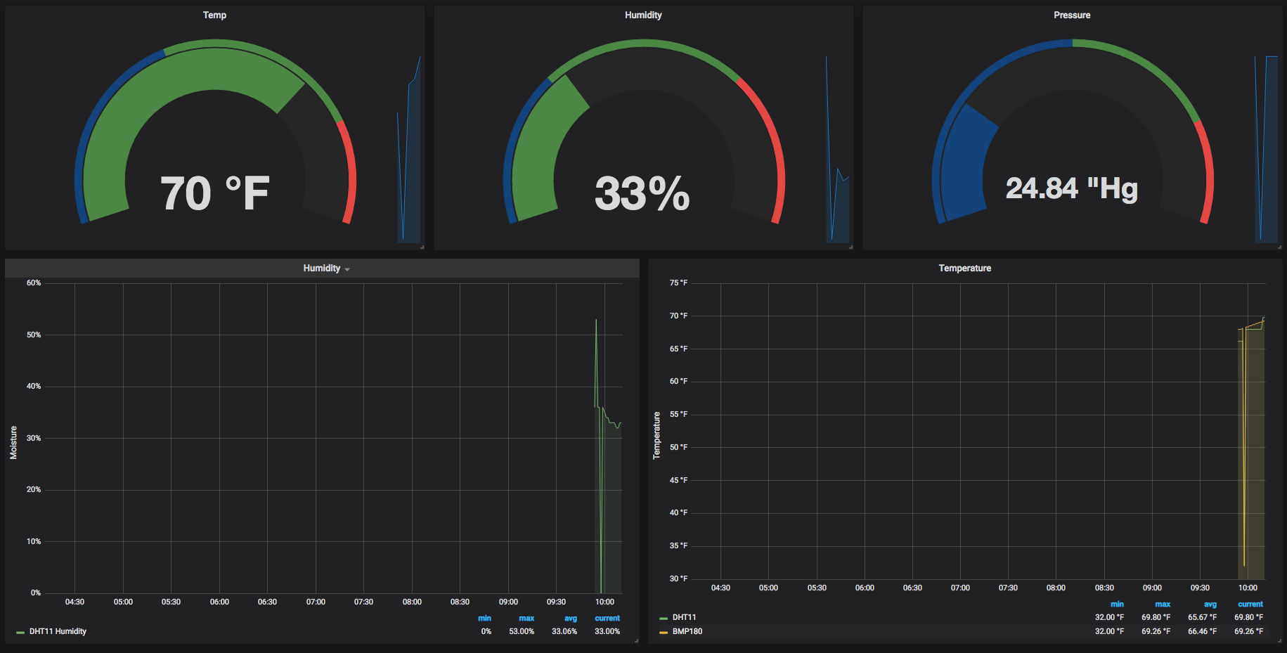
The dashboard shows the current air temperature, humidity and pressure from BrewBench monitor using DHT11 and BMP180 sensors. Useful to keep track of conditions in your brew house.
Data source config
Collector config:
Upload an updated version of an exported dashboard.json file from Grafana
| Revision | Description | Created | |
|---|---|---|---|
| Download |
