Pagespeed

Web-site Lighthouse Performance Audits

Pagespeed screenshot 1
Pagespeed screenshot 2
Pagespeed screenshot 3
Pagespeed screenshot 4

Pagespeed Exporter

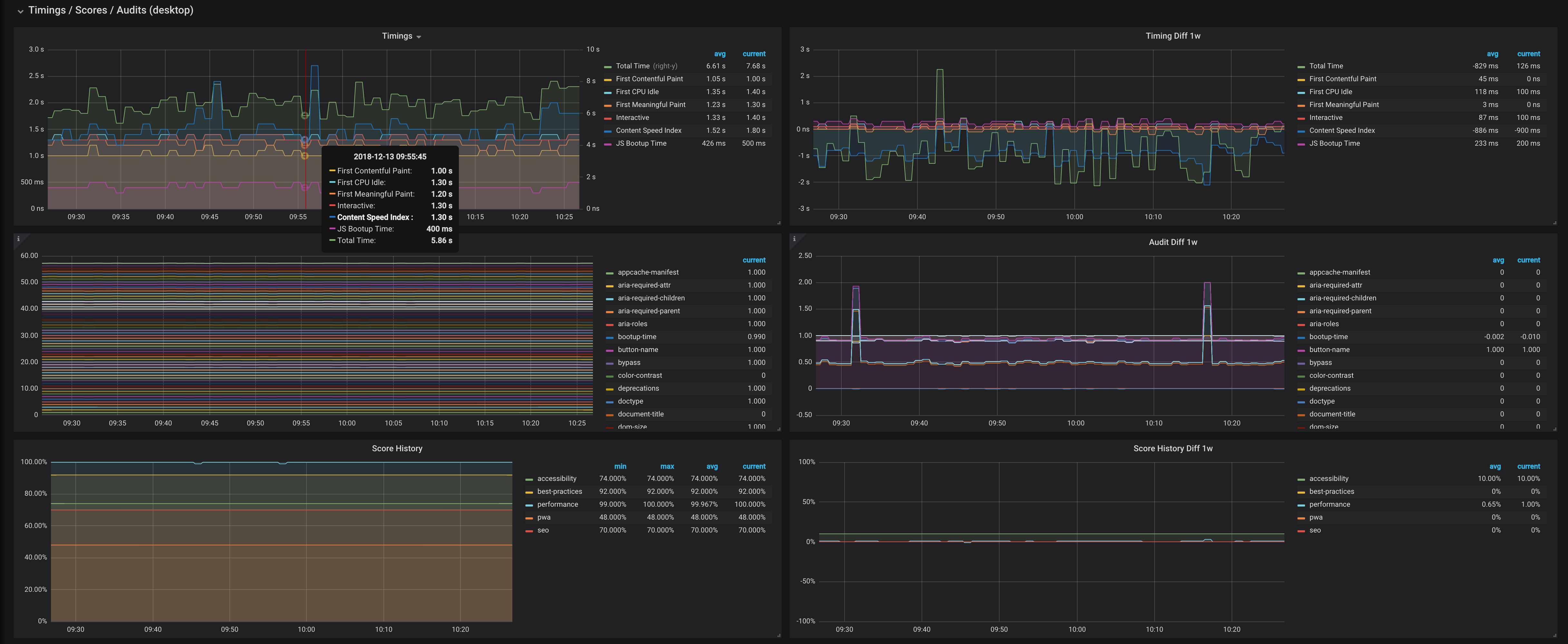
Monitor your website performance via pagespeed exporter with real-life user reports and audits The exporter (prometheus) with an example of usage can be found at pagespeed_exporter

Revisions
RevisionDescriptionCreated

Get this dashboard

Import the dashboard template

or

Download JSON

Datasource
Dependencies