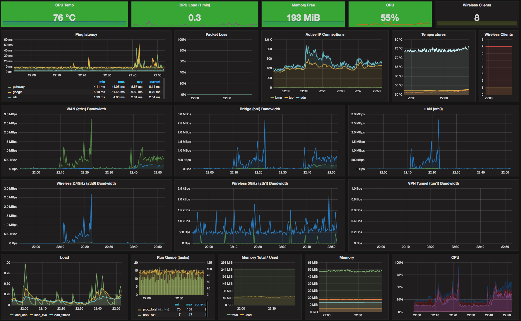
DD-WRT Router Dashboard
This dashboard was built for the WRT 1900AC Router running DD-WRT.
- The scripts should work across the newer routers running dd-wrt and perhaps some older models too by adjusting the scripts a little.
Download shell scripts from:
https://github.com/trevorndodds/dd-wrt-grafana
Quick setup instructions:
- Enable jffs storage
- Upload shell scripts to /jffs/
- Modify shell scripts to include your graphite IP/Port
- Modify shell scripts to match your interface names (ifconfig)
- Adjust ping scripts to match your environment
Now to enable the jobs in Cron and on Startup:
Add the following under Additional Cron Jobs:
* * * * * root /jffs/collector.sh > /dev/null 2>&1
* * * * * root /jffs/sleep20.sh > /dev/null 2>&1
* * * * * root /jffs/sleep40.sh > /dev/null 2>&1Add the following script to the router Startup:
/jffs/checkBandwidthInterface.sh &Paste below into the commands window and select “Run Command”
/jffs/checkBandwidthInterface.sh &
That should be it.
- If any errors, try running the shell scripts manually.
- check “ps” output that shell scripts are running periodically.
Data source config
Collector config:
Upload an updated version of an exported dashboard.json file from Grafana
| Revision | Description | Created | |
|---|---|---|---|
| Download |
