Lufdaten.info Sensor
OpenNMS dashboard for Lufdaten.info Sensors
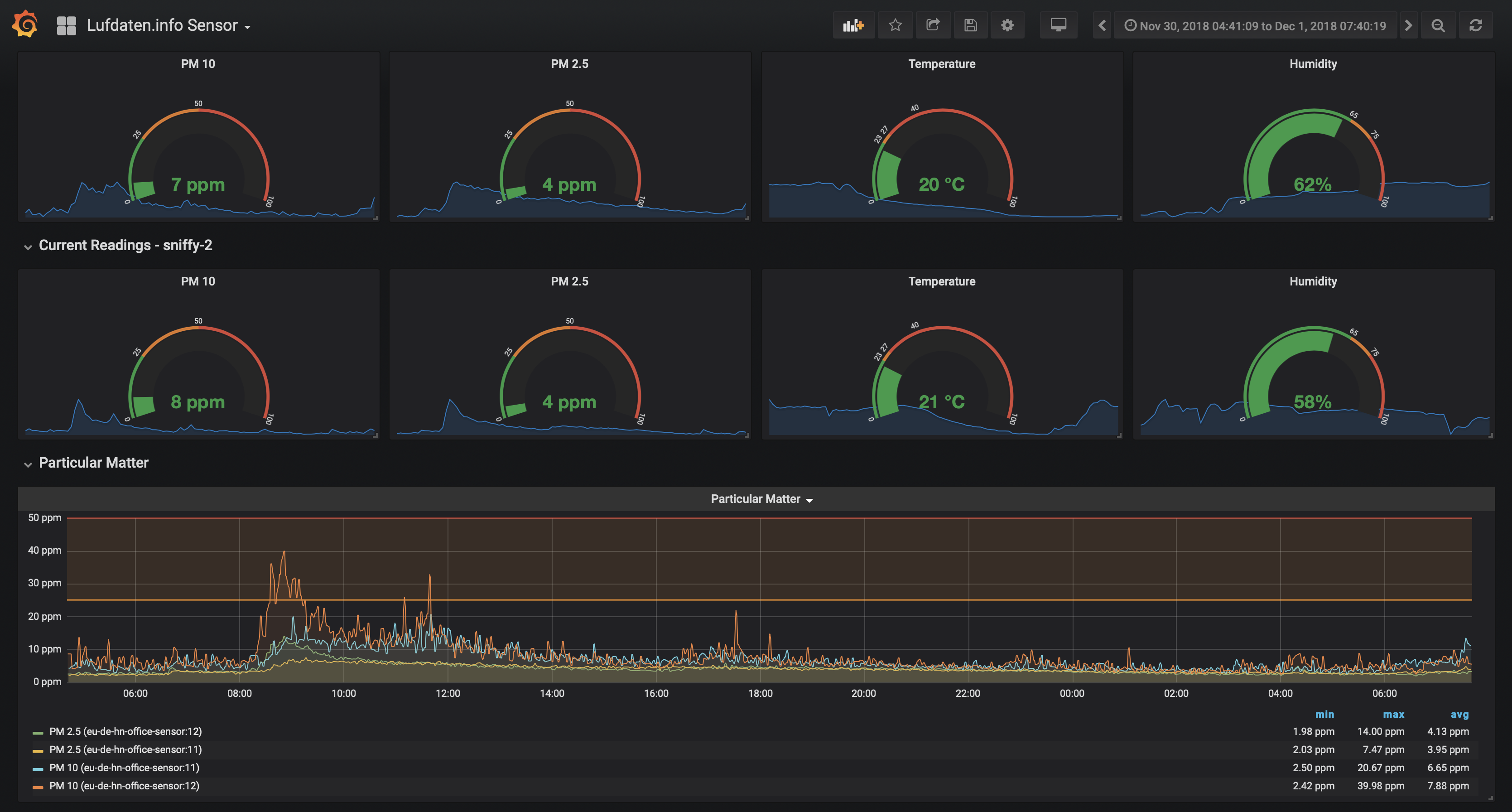
Luftdaten.info Sensors
This dashboard is for a data collection from Luftdaten.info sensors over HTTP using OpenNMS. The source of this dashboard is maintained in the luftdaten.info-sensor GitHub repository.
Data source config
Collector config:
Upload an updated version of an exported dashboard.json file from Grafana
| Revision | Description | Created | |
|---|---|---|---|
| Download |
